Linux Servers Status Summary
Linux Node server summary using ELK
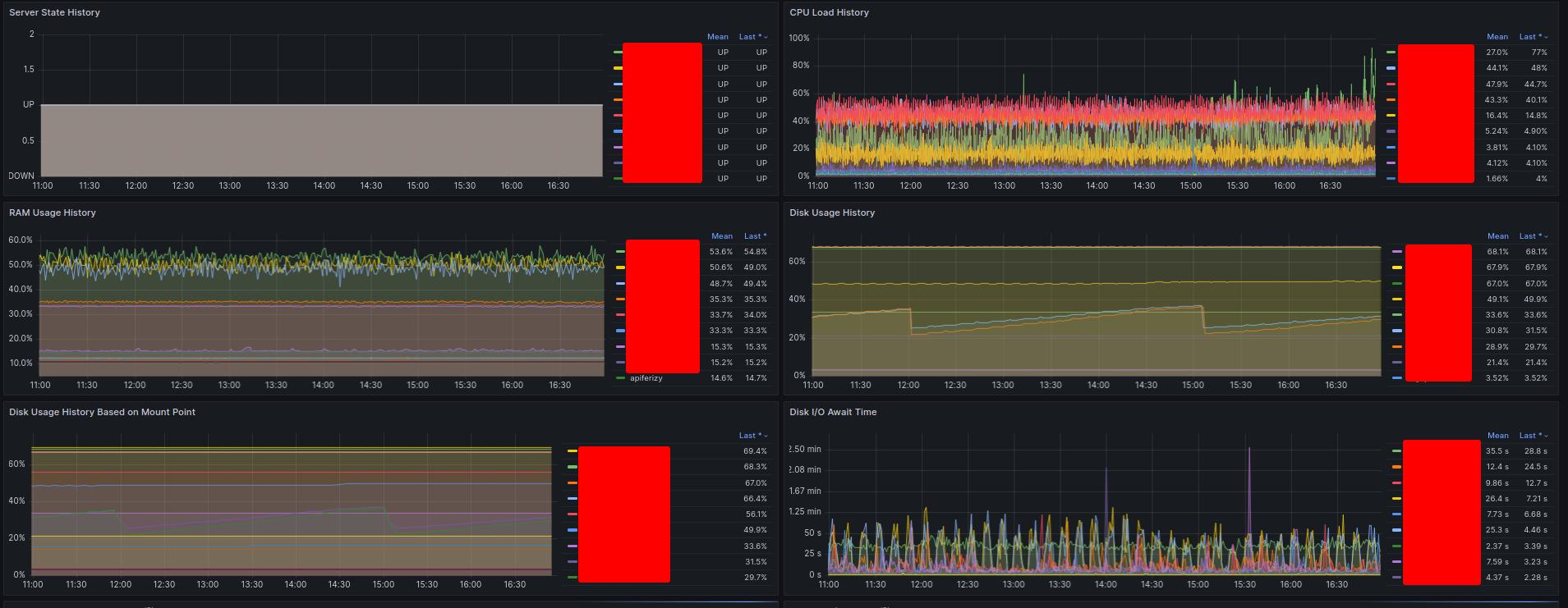
This dashboard to bring summary of Linux Nodes using ELK Stack. Grafana 9.5.1
Data source config
Collector config:
Upload an updated version of an exported dashboard.json file from Grafana
| Revision | Description | Created | |
|---|---|---|---|
| Download |
Linux Server
Monitor Linux with Grafana. Easily monitor your Linux deployment with Grafana Cloud's out-of-the-box monitoring solution.
Learn more