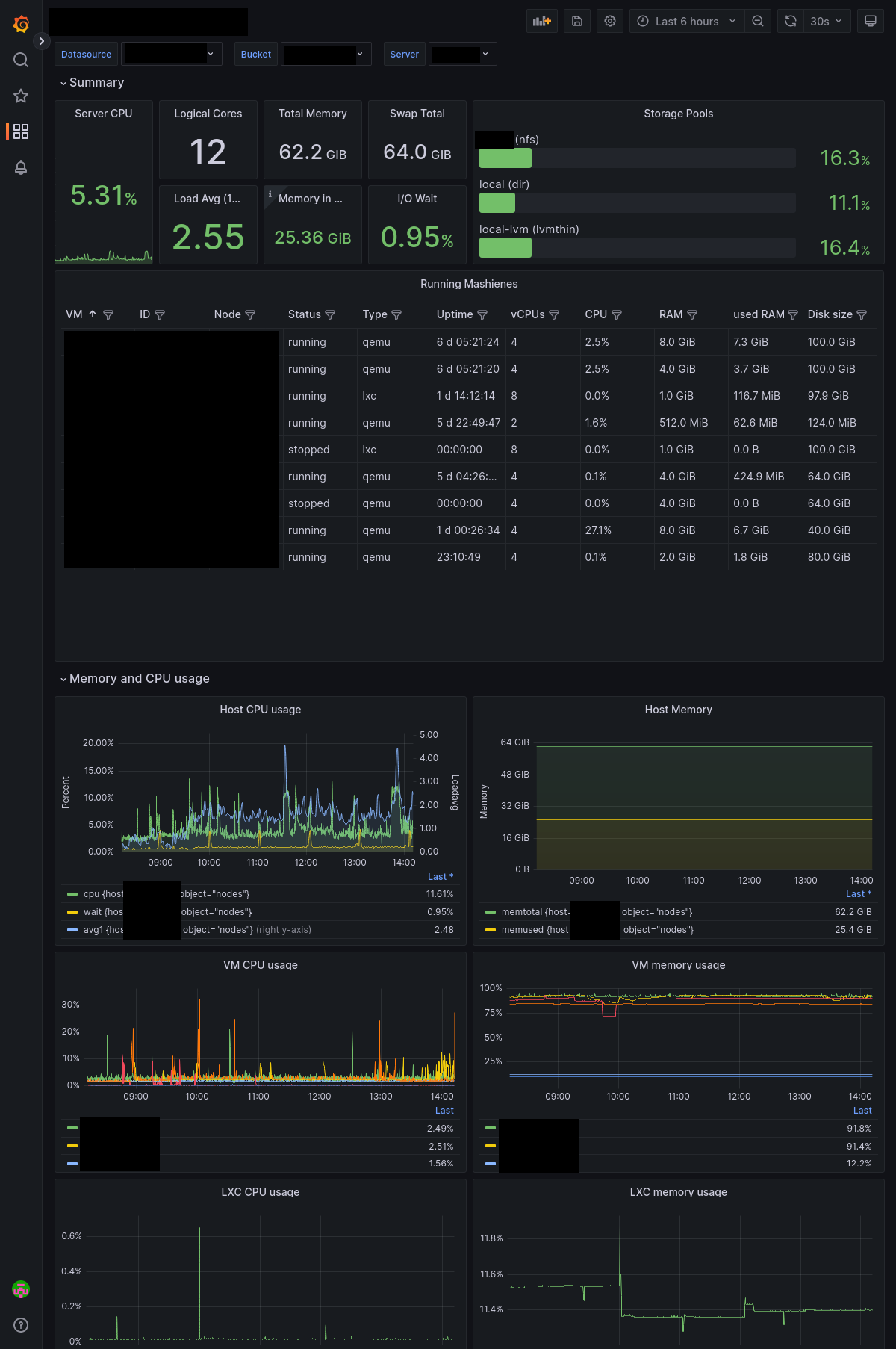
Proxmox Influx Table

Proxmox Dashboard complete written in Flux

Proxmox Influx Table screenshot 1

Based on a dashboard no longer available

Revisions
RevisionDescriptionCreated

Get this dashboard

Import the dashboard template

or

Download JSON

Datasource
Dependencies