Telegraf_For_Linux_By_Epoint
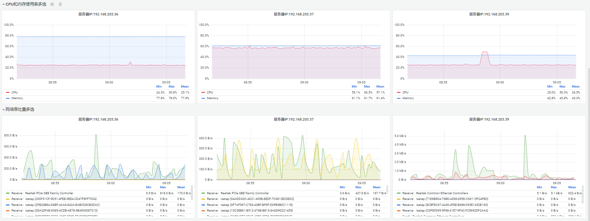
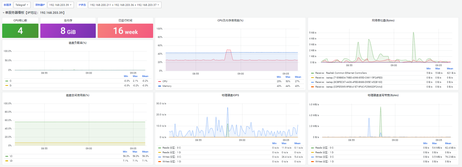
使用telegraf工具实现的Linux轻量级服务器性能监控,监控指标包含(运行时、配置信息、CPU、内存、磁盘、网络带宽),支持服务器多选展示
下面是influxDB的配置/etc/influxdb/influxdb.conf
[meta]
dir = "/var/lib/influxdb/meta"
[data]
dir = "/var/lib/influxdb/data"
wal-dir = "/var/lib/influxdb/wal"
[http]
enabled = true
bind-address = ":8086"
[[admin]]
enabled = true
bind-address = ":8083"
https-enabled =false
Data source config
Collector config:
Upload an updated version of an exported dashboard.json file from Grafana
| Revision | Description | Created | |
|---|---|---|---|
| Download |
