k6 Load Testing infra room
A dashboard for visualizing results from the k6.io load testing tool, using the InfluxDB exporter.
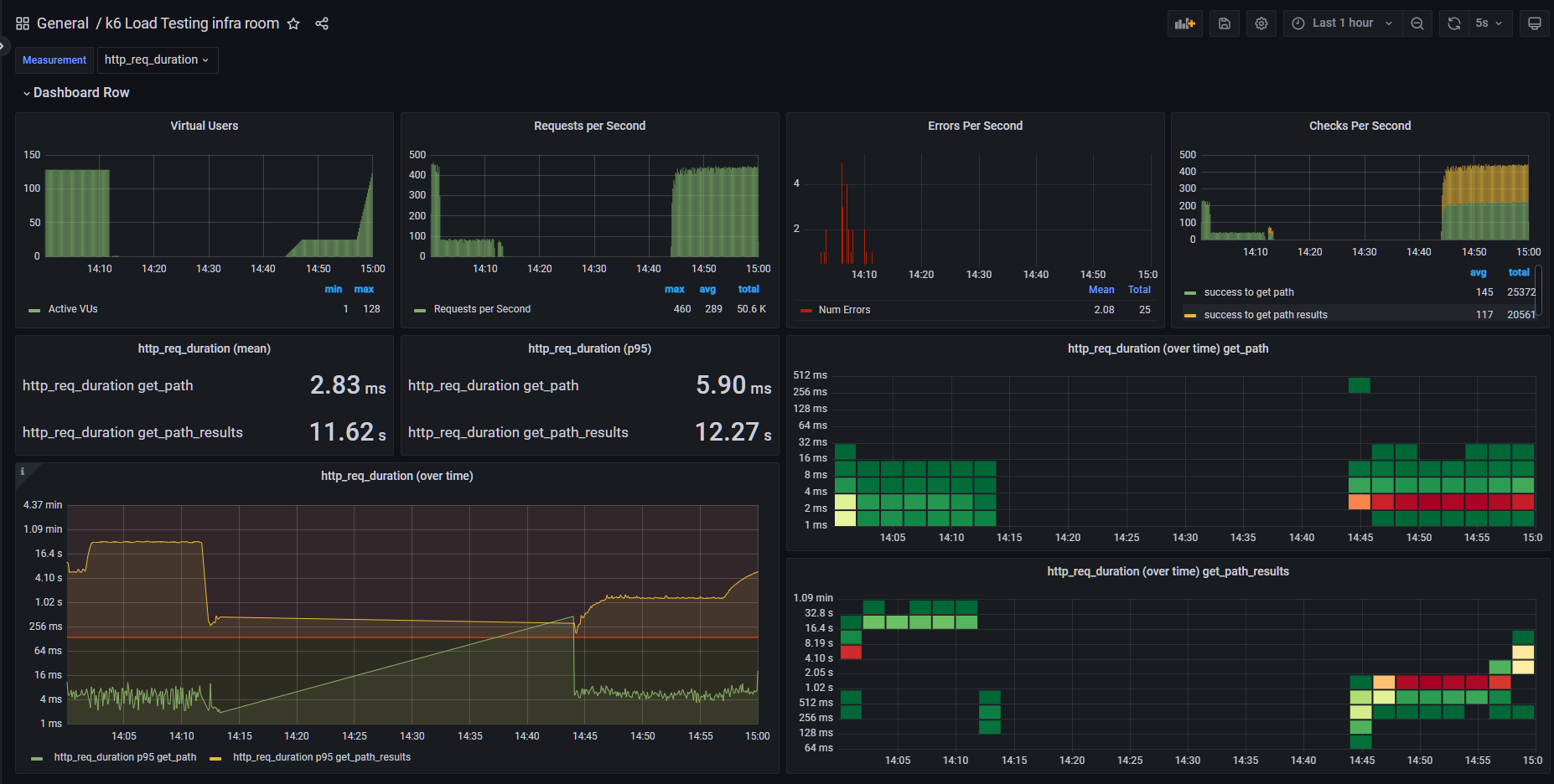
This is K6 load tesing dashboard. Fixed Error Per Second issue from popular one and add feature of grouping by tags. you should add ’tags’ to your http method, ex) http.get(url, {tags: {page_name: “get_path”}}) to see results correctly.
Data source config
Collector config:
Upload an updated version of an exported dashboard.json file from Grafana
| Revision | Description | Created | |
|---|---|---|---|
| Download |
