Blocky-Postgres

Grafana dashboard for Blocky with PostgreSQL query logging

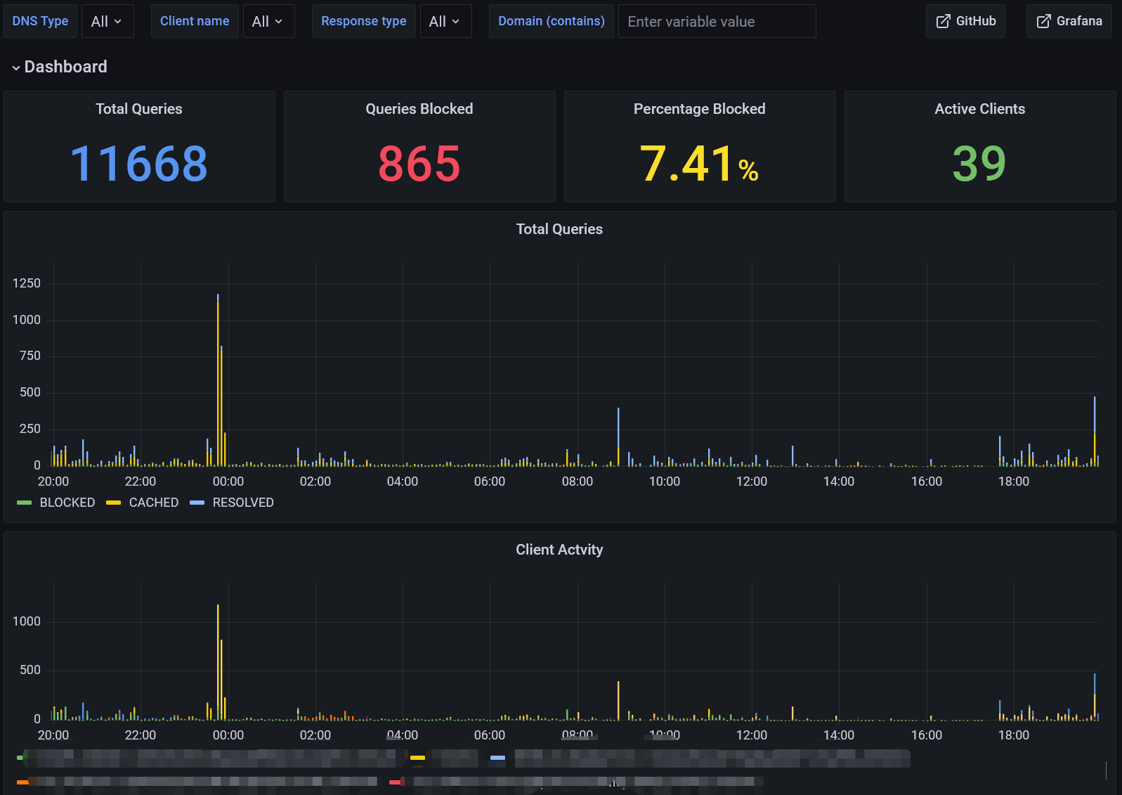
Blocky-Postgres screenshot 1
Blocky-Postgres screenshot 2
Blocky-Postgres screenshot 3

This is a Grafana dashboard for Blocky with PostgreSQL query logging. It displays top clients, top domains, recent queries and more.

To use this dashboard, set Blocky's query log type to PostgreSQL , and setup corresponding PostgreSQL database as data source.

GitHub Link

Revisions
RevisionDescriptionCreated
PostgreSQL

PostgreSQL

by Grafana Labs
Grafana Labs solution

Easily monitor your deployment of PostgreSQL, the open source relational database, with Grafana Cloud's out-of-the-box monitoring solution.

Learn more

Get this dashboard

Import the dashboard template

or

Download JSON

Datasource
Dependencies