Traefik Dashboard
Visualizing Traefik Reverse Proxy Stats
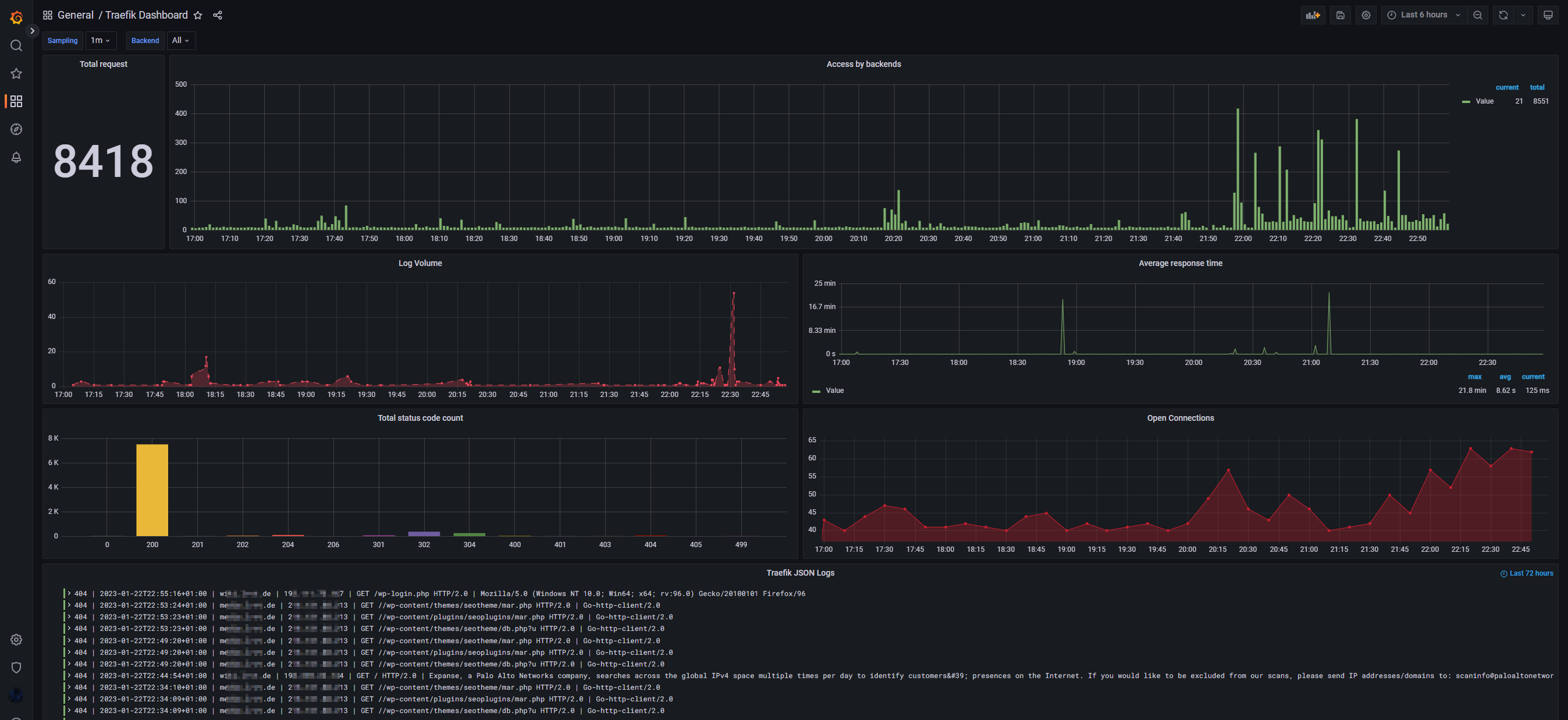
Grafana dashboard to visualize various stats of a Traefik reverse proxy.
Data source config
Collector config:
Upload an updated version of an exported dashboard.json file from Grafana
| Revision | Description | Created | |
|---|---|---|---|
| Download |
Traefik
Easily monitor Traefik, the dynamic load balancer, with Grafana Cloud's out-of-the-box monitoring solution.
Learn more