Zabbix Server
Opção de Dashboard para monitoramento das informações e performance do servidor Zabbix.
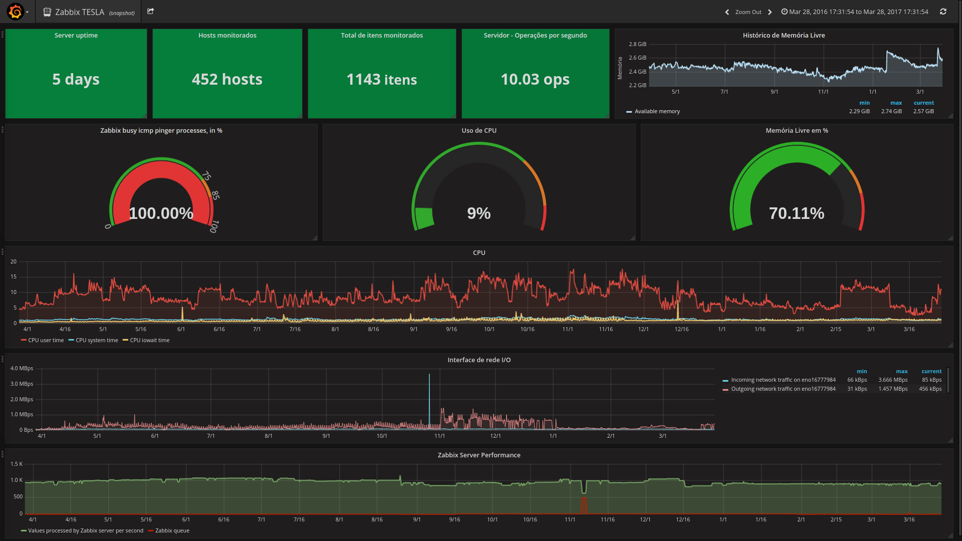
Todos os parâmetros utilizados nesse Dashboard são os padrões encontrados assim que instalado o servidor Zabbix, exceto os: "Server uptime", "Hosts monitorados" e "Total de itens monitorados". Para que estes itens possam ser coletados corretamente, deve-se habilitá-los conforme a documentação oficial: https://www.zabbix.com/documentation/3.2/manual/config/items/itemtypes/zabbix_agent
Para facilitação segue as keys das mesmas:
Server uptime: system.uptime
Hosts monitorados: zabbix[hosts]
Total de itens monitorados: zabbix[items]
Data source config
Collector config:
Upload an updated version of an exported dashboard.json file from Grafana
| Revision | Description | Created | |
|---|---|---|---|
| Download |
