Heroku PostgreSQL Database

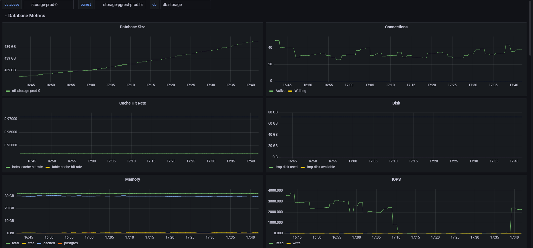
Logs from heroku postgres and using pgrest app. Log format: source=HEROKU_POSTGRESQL addon=storage-replica-1 sample#current_transaction=224120752 sample#db_size=355884880431bytes sample#tables=17 sample#active-connections=19 sample#waiting-connections=0 sample#index-cache-hit-rate=0.87435 sample#table-cache-hit-rate=0.76407 sample#load-avg-1m=0.8725 sample#load-avg-5m=0.675 sample#load-avg-15m=0.4525 sample#read-iops=4851.8 sample#write-iops=1.4512 sample#tmp-disk-used=543633408 sample#tmp-disk-available=72435159040 sample#memory-total=32402856kB sample#memory-free=204284kB sample#memory-cached=31013876kB sample#memory-postgres=129548kB sample#follower-lag-commits=106 sample#wal-percentage-used=0.07494363207220228

Heroku PostgreSQL Database screenshot 1
Heroku PostgreSQL Database screenshot 2
Heroku PostgreSQL Database screenshot 3
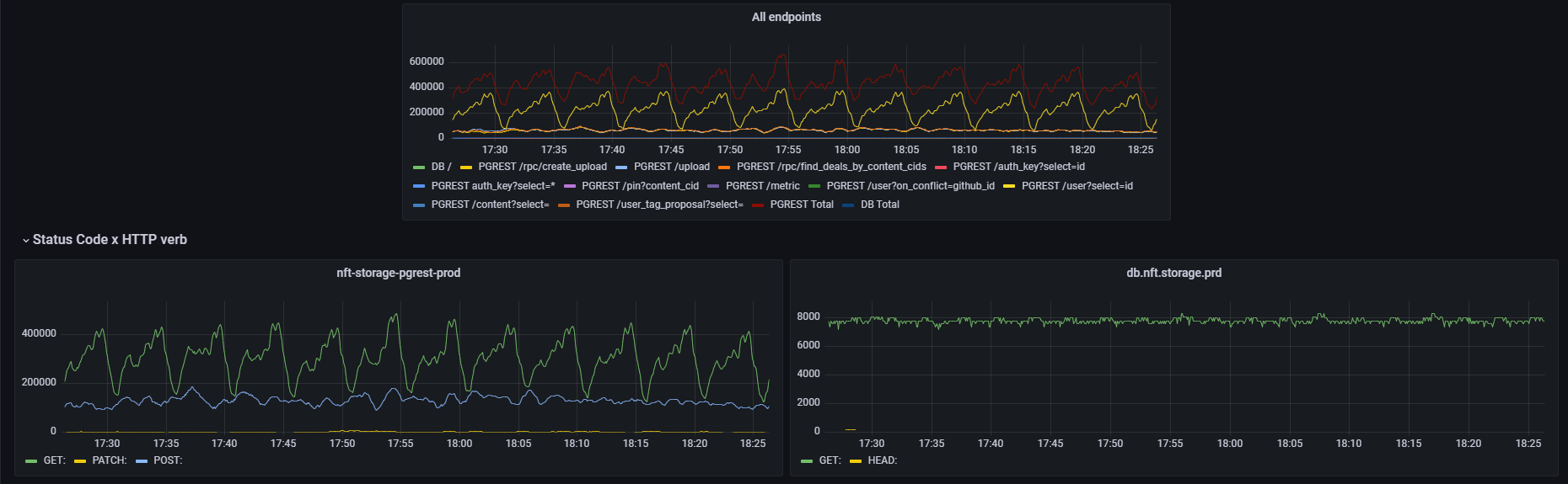
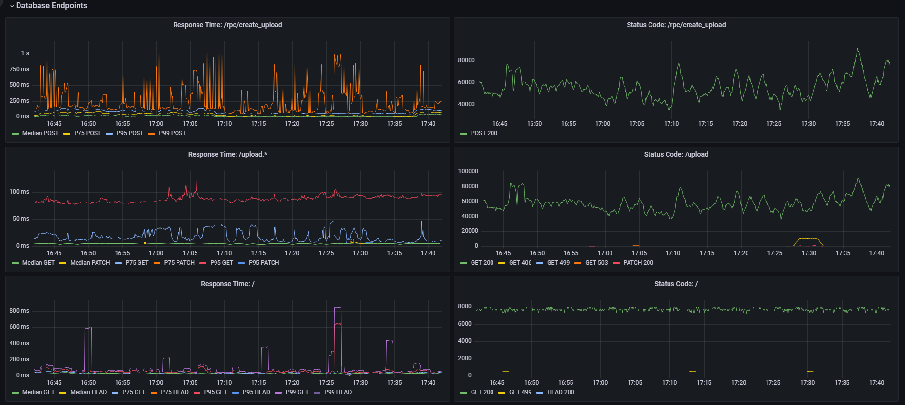
The Heroku PostgreSQL Database dashboard uses the loki data source to create a Grafana dashboard with the timeseries panel.
Revisions
RevisionDescriptionCreated
PostgreSQL

PostgreSQL

by Grafana Labs
Grafana Labs solution

Easily monitor your deployment of PostgreSQL, the open source relational database, with Grafana Cloud's out-of-the-box monitoring solution.

Learn more

Get this dashboard

Import the dashboard template

or

Download JSON

Datasource
Dependencies