ASP.NET OTEL Metrics
Shows ASP.NET metrics from OpenTelemetry NuGet
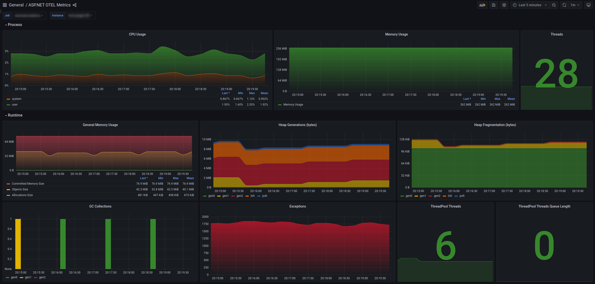
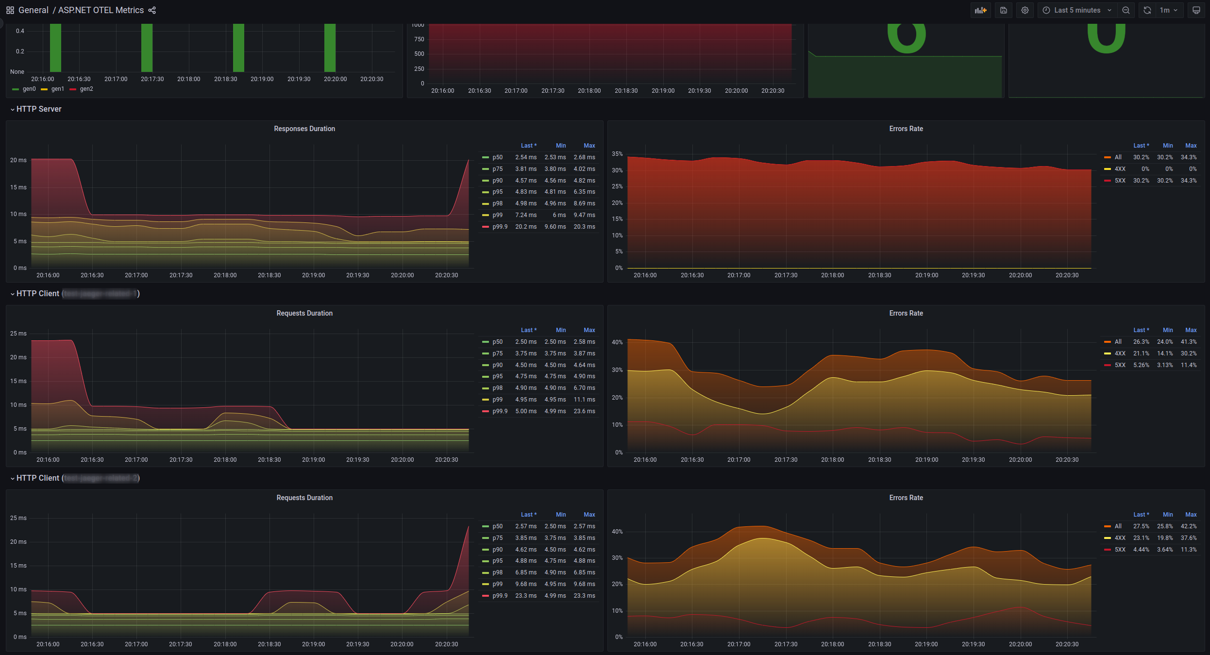
Dashboard to show ASP.NET (.NET Core/5/6/7) metrics produced by opentelemetry-dotnet tools for Prometheus.
References:
- https://opentelemetry.io
- https://opentelemetry.io/docs/instrumentation/net
- https://github.com/open-telemetry/opentelemetry-dotnet
Example of ASP.NET configuration:
builder.Services.AddOpenTelemetry()
.WithMetrics(b => b
.AddAspNetCoreInstrumentation()
.AddHttpClientInstrumentation()
.AddRuntimeInstrumentation()
.AddProcessInstrumentation()
.AddPrometheusExporter());Reference .NET integration with OTEL for this dashboard might be found here: https://github.com/nazarii-piontko/sample-dotnet-otel
Data source config
Collector config:
Upload an updated version of an exported dashboard.json file from Grafana
| Revision | Description | Created | |
|---|---|---|---|
| Download |
