Kubernetes Logs in ClickHouse
Simple dashboard for visualizing Kubernetes logs in ClickHouse
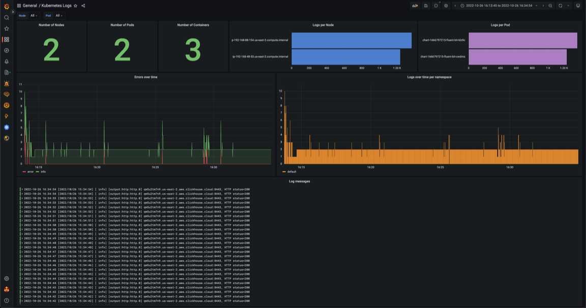
Dashboard to accompany blog on loading Sending Kubernetes logs To ClickHouse with Fluent Bit.
Data source config
Collector config:
Upload an updated version of an exported dashboard.json file from Grafana
| Revision | Description | Created | |
|---|---|---|---|
| Download |
ClickHouse
Monitor ClickHouse with Grafana. Easily keep tabs on your instance or cluster with Grafana Cloud's out-of-the-box monitoring solution.
Learn more