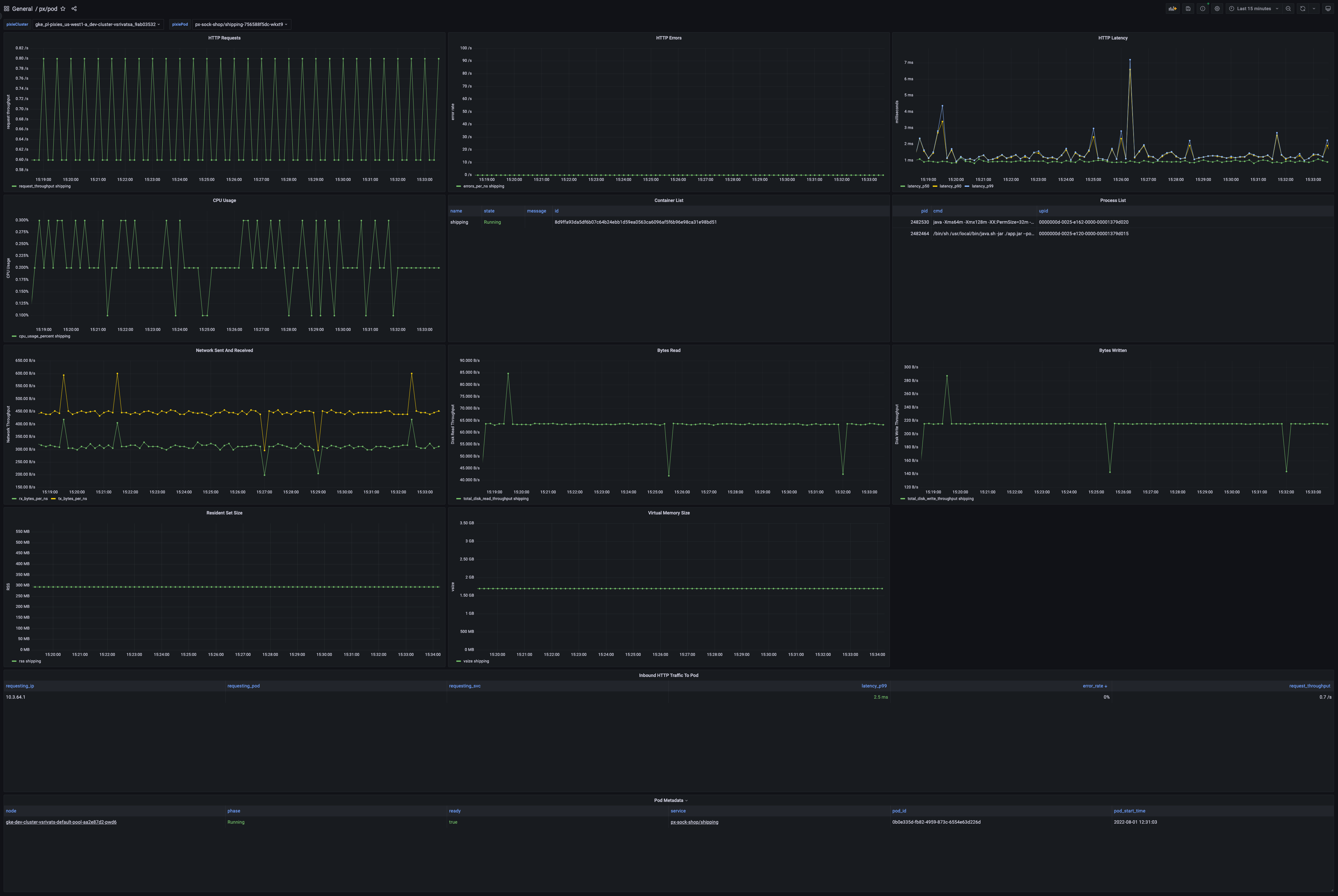
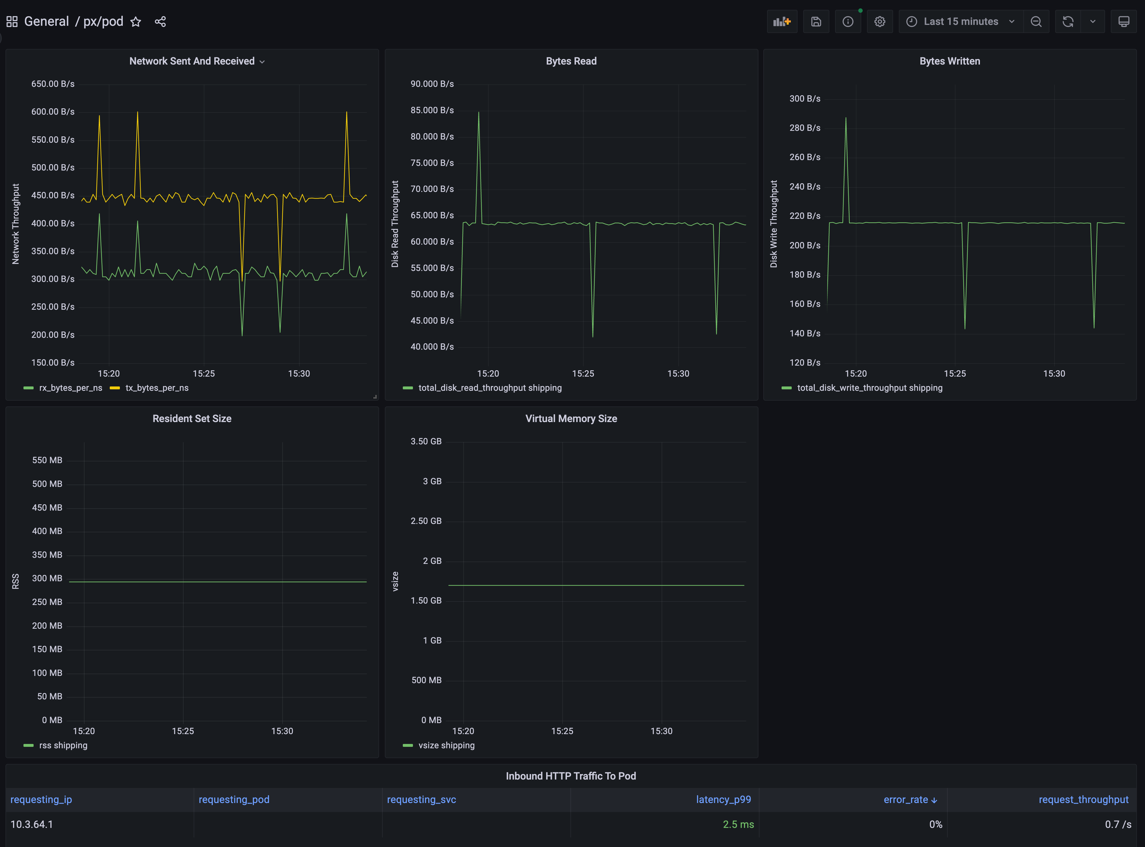
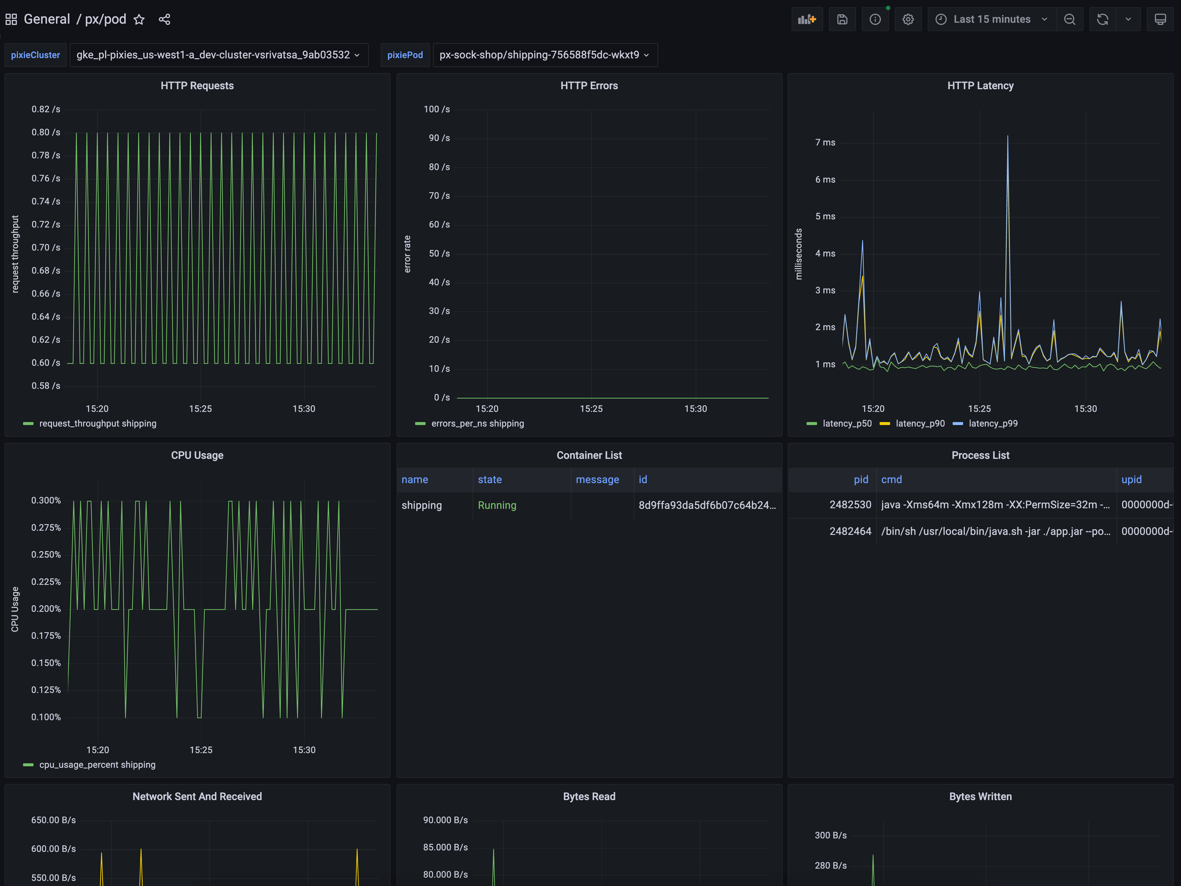
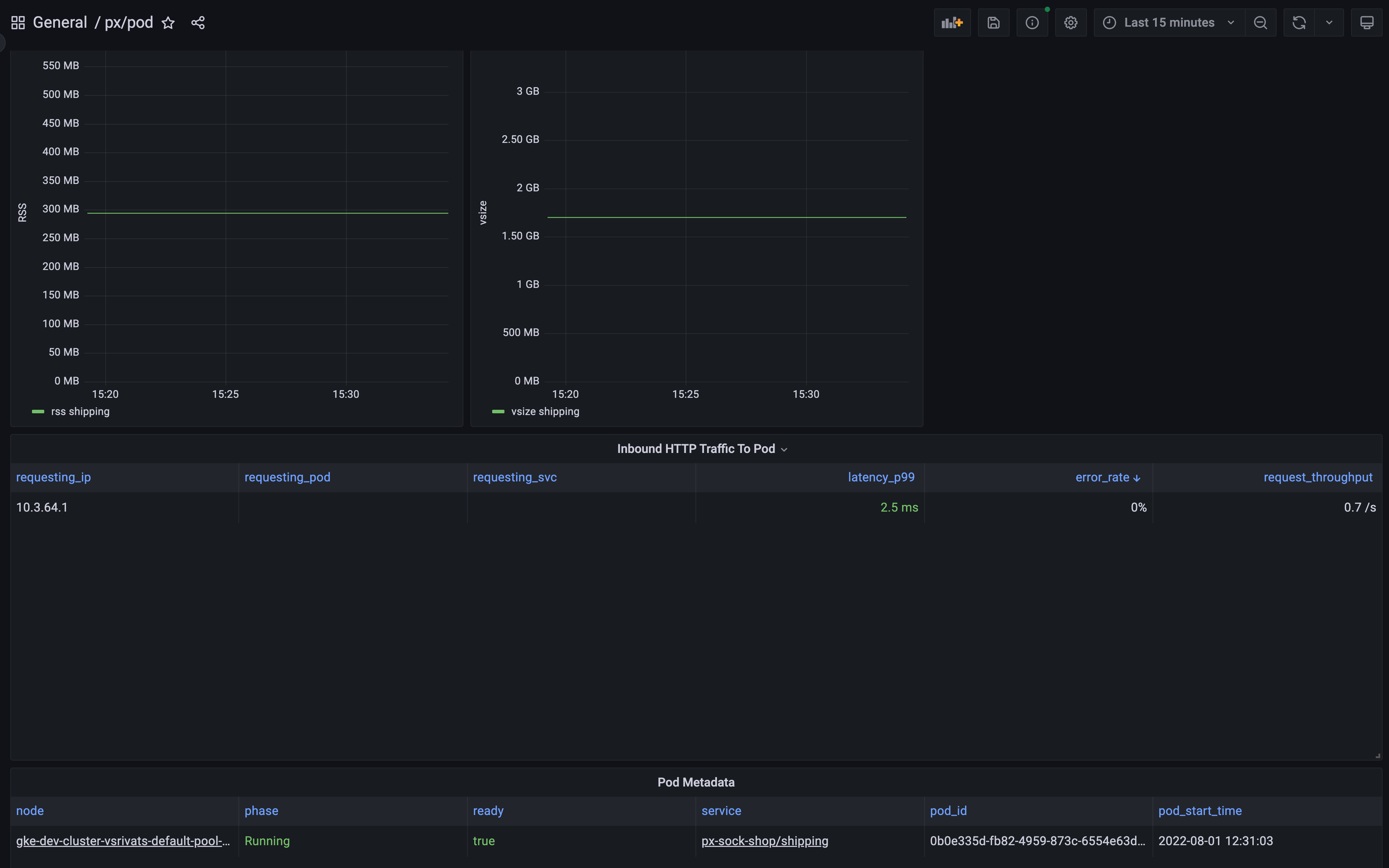
Pixie Pod Overview

Dashboard shows an overview of the specified pod, including high-level HTTP application metrics, and resource usage.

Pixie Pod Overview screenshot 1
Pixie Pod Overview screenshot 2
Pixie Pod Overview screenshot 3
Pixie Pod Overview screenshot 4

To learn how to monitor infrastructure health using Pixie, see the tutorial.

Revisions
RevisionDescriptionCreated

Get this dashboard

Import the dashboard template

or

Download JSON

Datasource
Dependencies