Pixie Node Overview
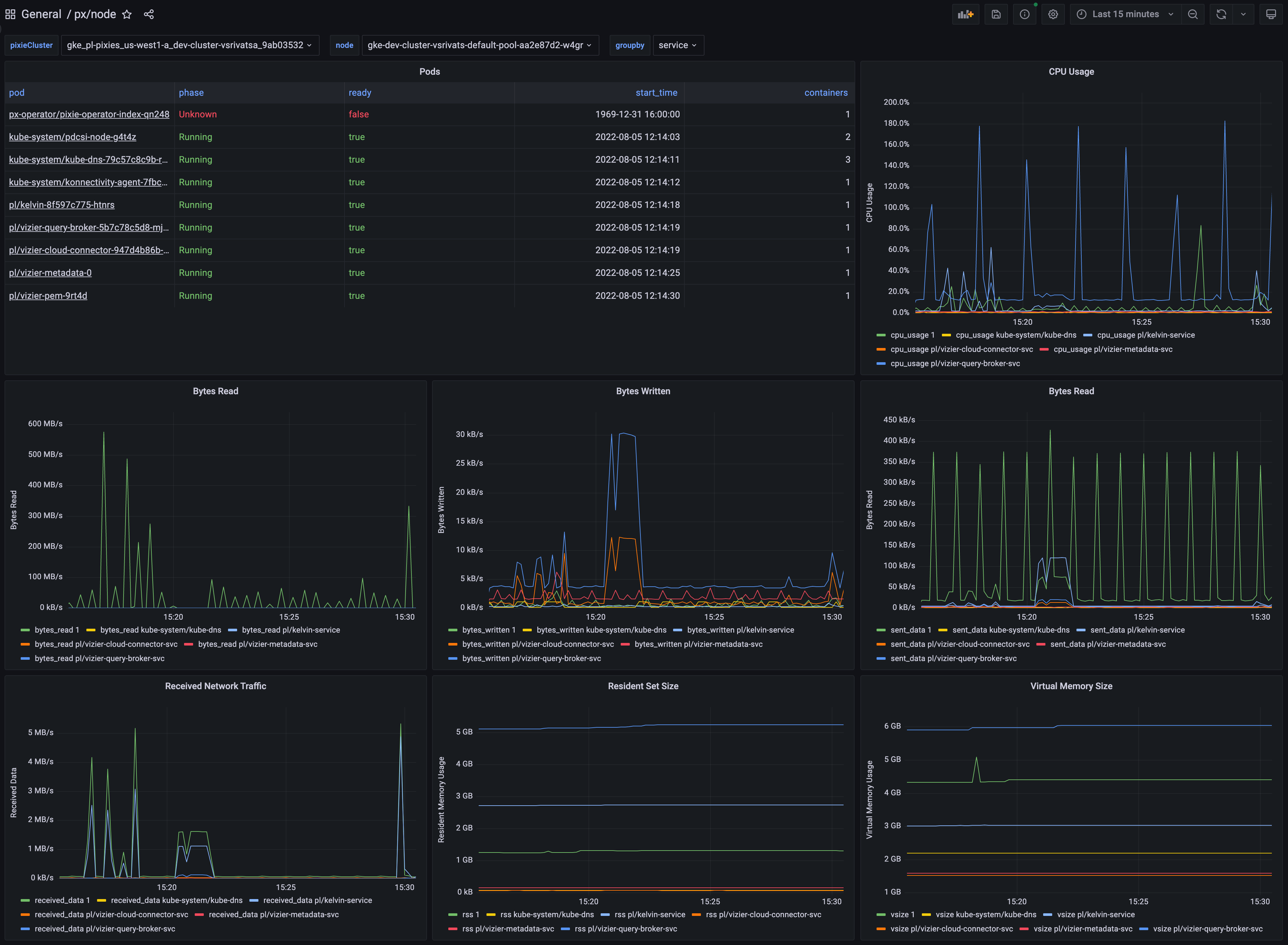
Dashboard shows the pods on the selected node along with their CPU usage, memory consumption, and network traffic stats.
To learn how to monitor infrastructure health using Pixie, see the tutorial.
Data source config
Collector config:
Upload an updated version of an exported dashboard.json file from Grafana
| Revision | Description | Created | |
|---|---|---|---|
| Download |
Linux Server
Monitor Linux with Grafana. Easily monitor your Linux deployment with Grafana Cloud's out-of-the-box monitoring solution.
Learn more