Longhorn Monitoring
An example dashboard for Longhorn. Updated by ONZACK AG (Robin Hermann)
About this Dashboard
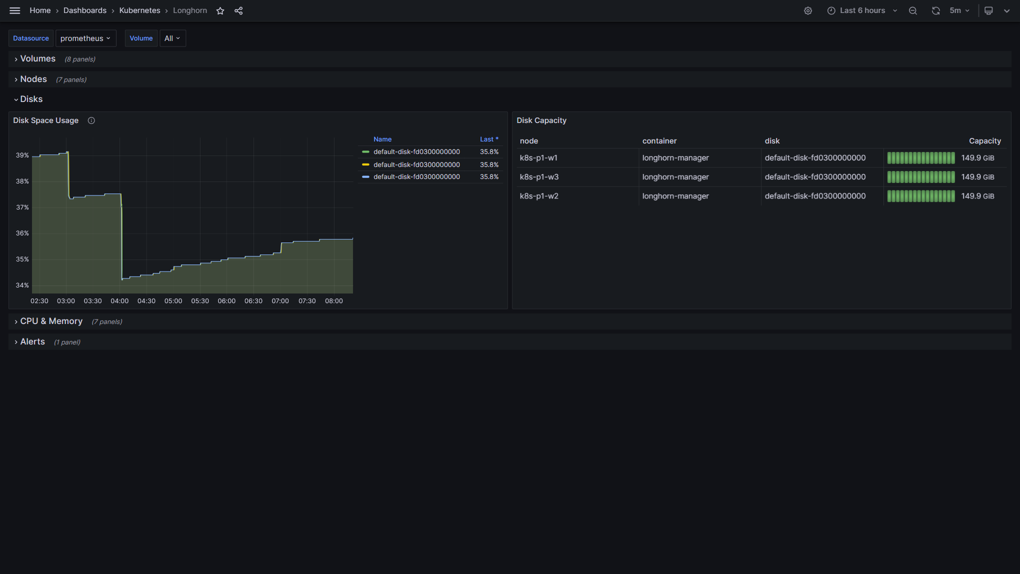
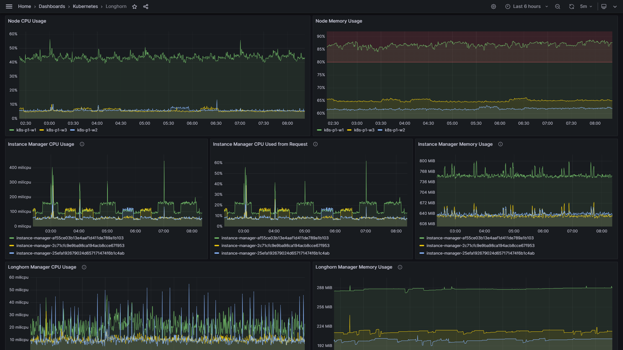
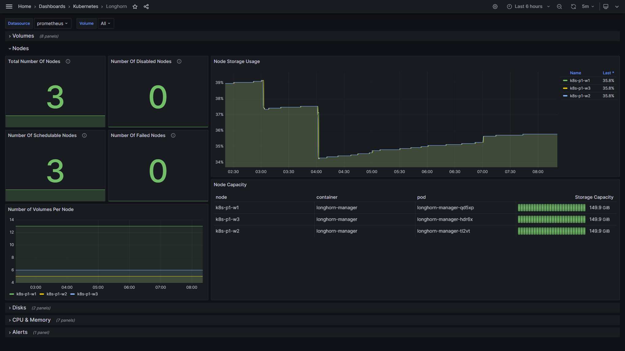
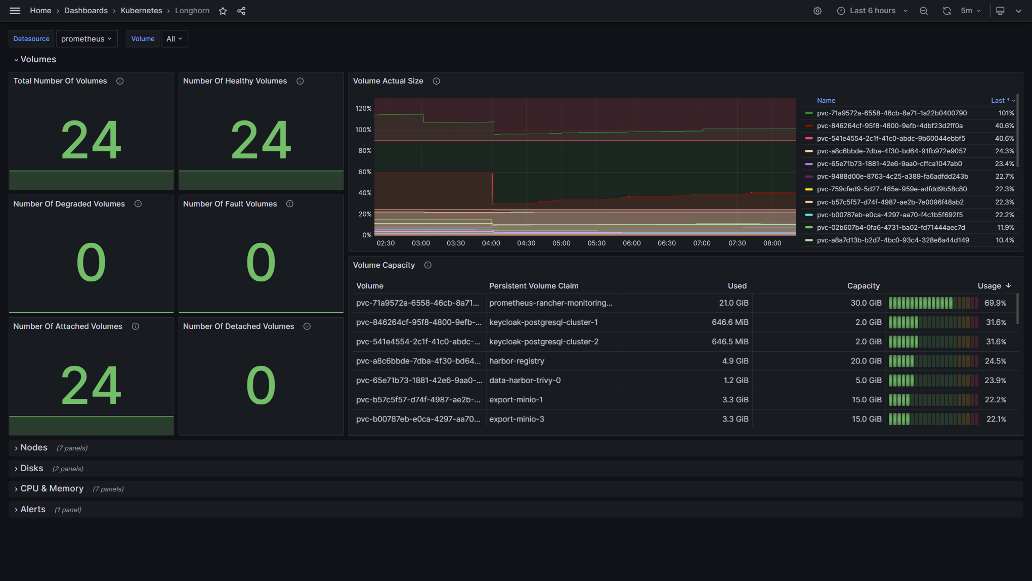
Longhorn is a distributed block storage system for Kubernetes. This dashboard has been built to serve as an example for monitoring the Longhorn storage system.
Prerequisites
- Add Prometheus ServiceMonitor for Longhorn.
- Add Longhorns example PrometheusRules (Alerting Rules).
About Longhorn
Longhorn is lightweight, reliable, and powerful. You can install Longhorn on an existing Kubernetes cluster with one kubectl apply command or using Helm charts. Once Longhorn is installed, it adds persistent volume support to the Kubernetes cluster.
Longhorn implements distributed block storage using containers and microservices. Longhorn creates a dedicated storage controller for each block device volume and synchronously replicates the volume across multiple replicas stored on multiple nodes. The storage controller and replicas are themselves orchestrated using Kubernetes. Here are some notable features of Longhorn:
- Enterprise-grade distributed storage with no single point of failure
- Incremental snapshot of block storage
- Backup to secondary storage (NFSv4 or S3-compatible object storage) built on efficient change block detection
- Recurring snapshot and backup
- Automated non-disruptive upgrade. You can upgrade the entire Longhorn software stack without disrupting running volumes!
- Intuitive GUI dashboard You can read more technical details of Longhorn here.
Source Dashboard (Dashboard-ID 13032)
You can also find our Dashboards on GitHub.
Data source config
Collector config:
Upload an updated version of an exported dashboard.json file from Grafana
| Revision | Description | Created | |
|---|---|---|---|
| Download |
