Redis Server Overview With Telegraf

A Redis Server Performance Monitoring Redis Server with Prometheus and telegraf agent using Redis agent

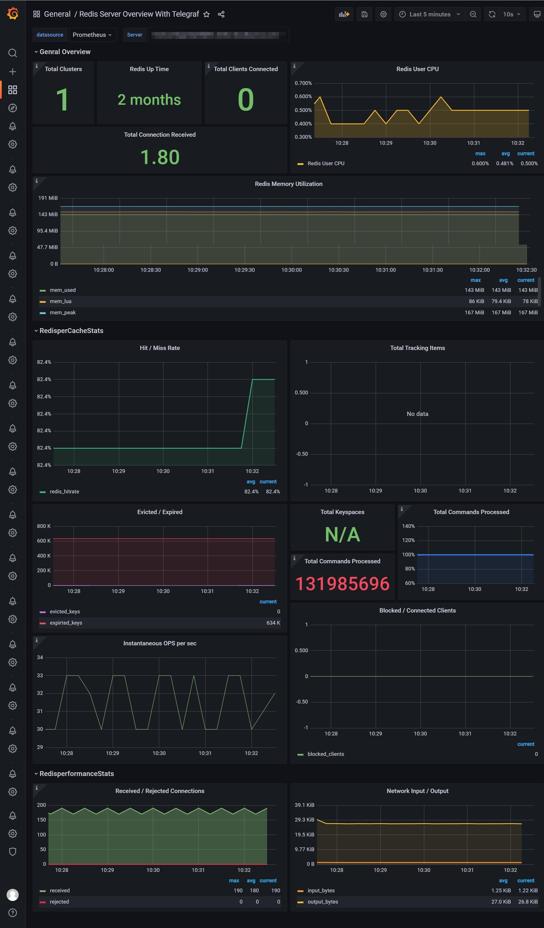
Redis Server Overview With Telegraf screenshot 1

telegraf ---> n9e server ---> prometheus ---> grafana

Metrics include

  • Uptime
  • Total Cluster
  • Total Clients Connected
  • Cpu
  • Memory
  • Hit
  • Network Traffic
Revisions
RevisionDescriptionCreated
Redis

Redis

by Grafana Labs
Grafana Labs solution

Monitor Redis with Grafana. Easily monitor your Redis deployment with Grafana Cloud's out-of-the-box monitoring solution.

Learn more

Get this dashboard

Import the dashboard template

or

Download JSON

Datasource
Dependencies