Certificates
A Grafana Dashboard for visualizing the data collected by the x509_cert Telegraf plugin for InfluxDB.
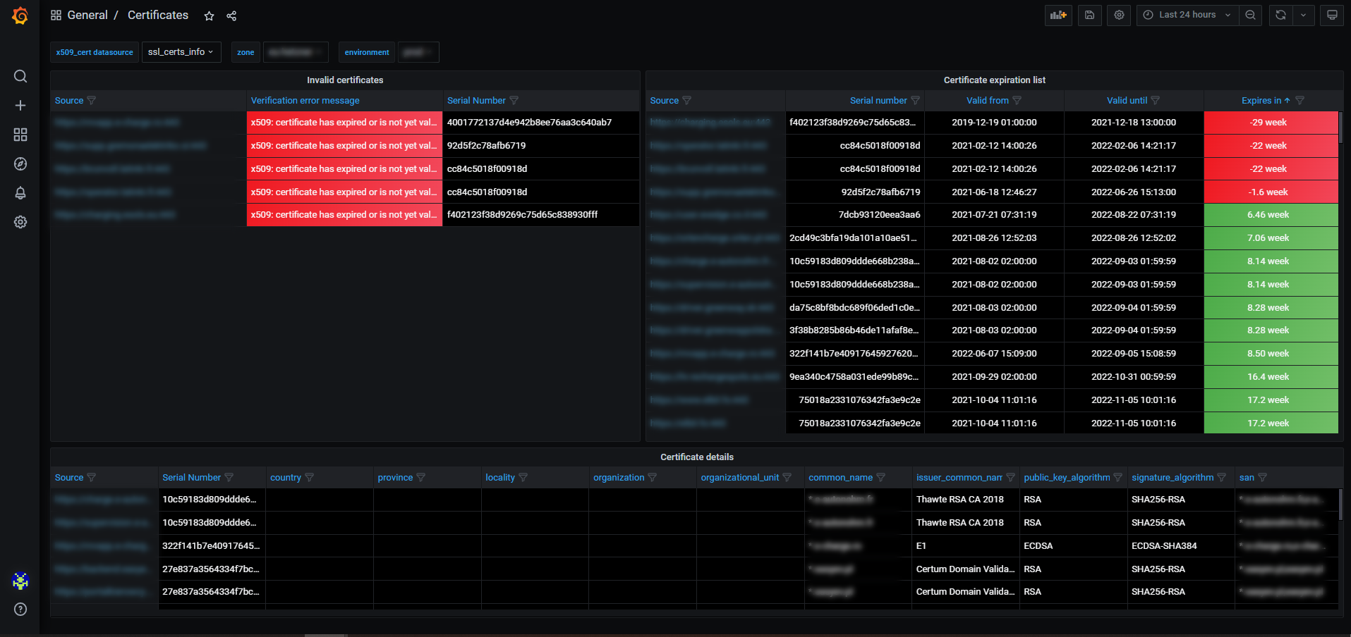
Certificates
A Grafana Dashboard for visualizing the data collected by the x509_cert Telegraf plugin for InfluxDB.
The main purpose of this dashboard is to notify you about a certificate expiry but it can also display other certificate errors. What is more, you can examine certificate chains by filtering your certificates by source.
You can contribute to the dashboard at: Glusk/x509_cert-grafana-dashboard
Data source config
Collector config:
Upload an updated version of an exported dashboard.json file from Grafana
| Revision | Description | Created | |
|---|---|---|---|
| Download |
