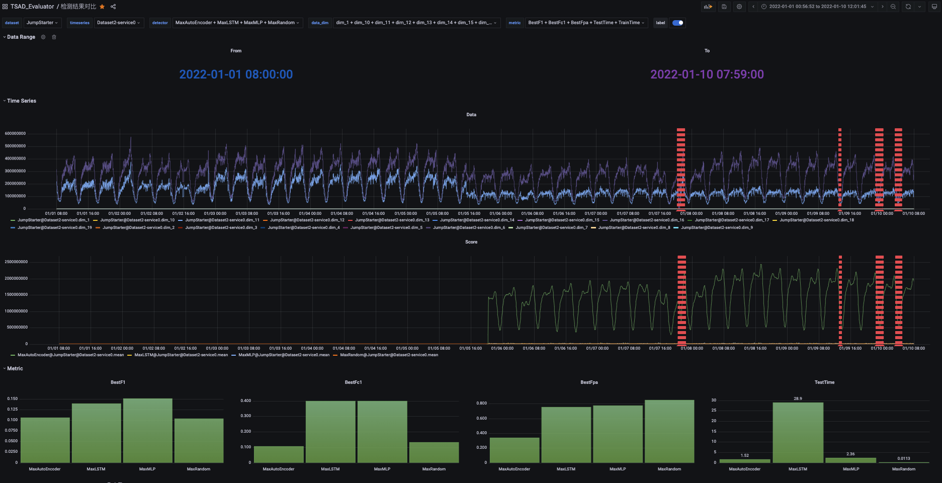
timeseries_result_cmp
查看「多个选定算法」在「选定数据集」的「选定序列」上的异常分数、检测耗时和指标对比
The timeseries_result_cmp dashboard uses the influxdb data source to create a Grafana dashboard with the barchart, stat and timeseries panels.
Data source config
Collector type:
Collector plugins:
Collector config:
Revisions
Upload an updated version of an exported dashboard.json file from Grafana
| Revision | Description | Created | |
|---|---|---|---|
| Download |