Kured
Display if nodes need rebooting and resource usage from kured
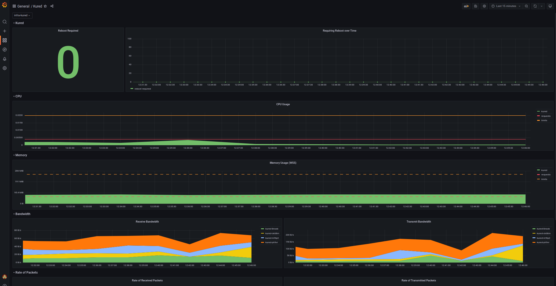
Displays the amount of nodes needing a reboot as reported by the kubernetes reboot daemon (kured) as well as CPU and Memory Usage for the Kured pods.
Data source config
Collector config:
Upload an updated version of an exported dashboard.json file from Grafana
| Revision | Description | Created | |
|---|---|---|---|
| Download |
