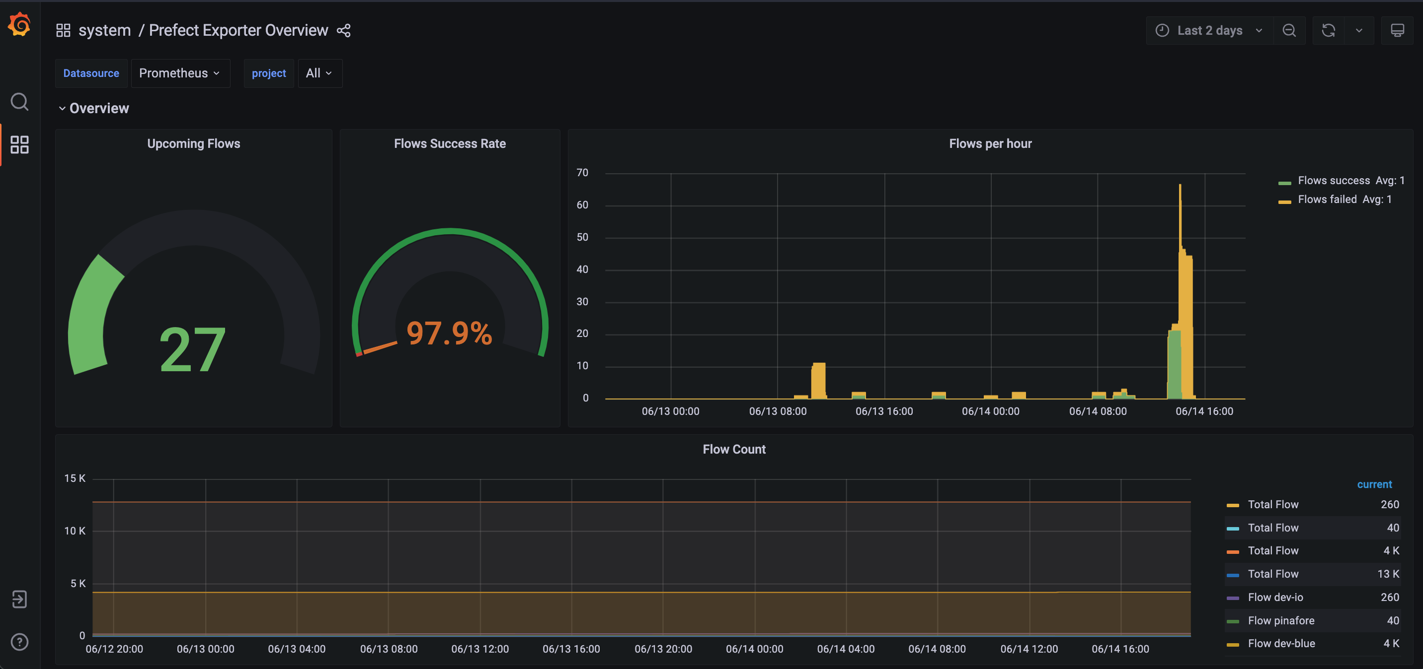
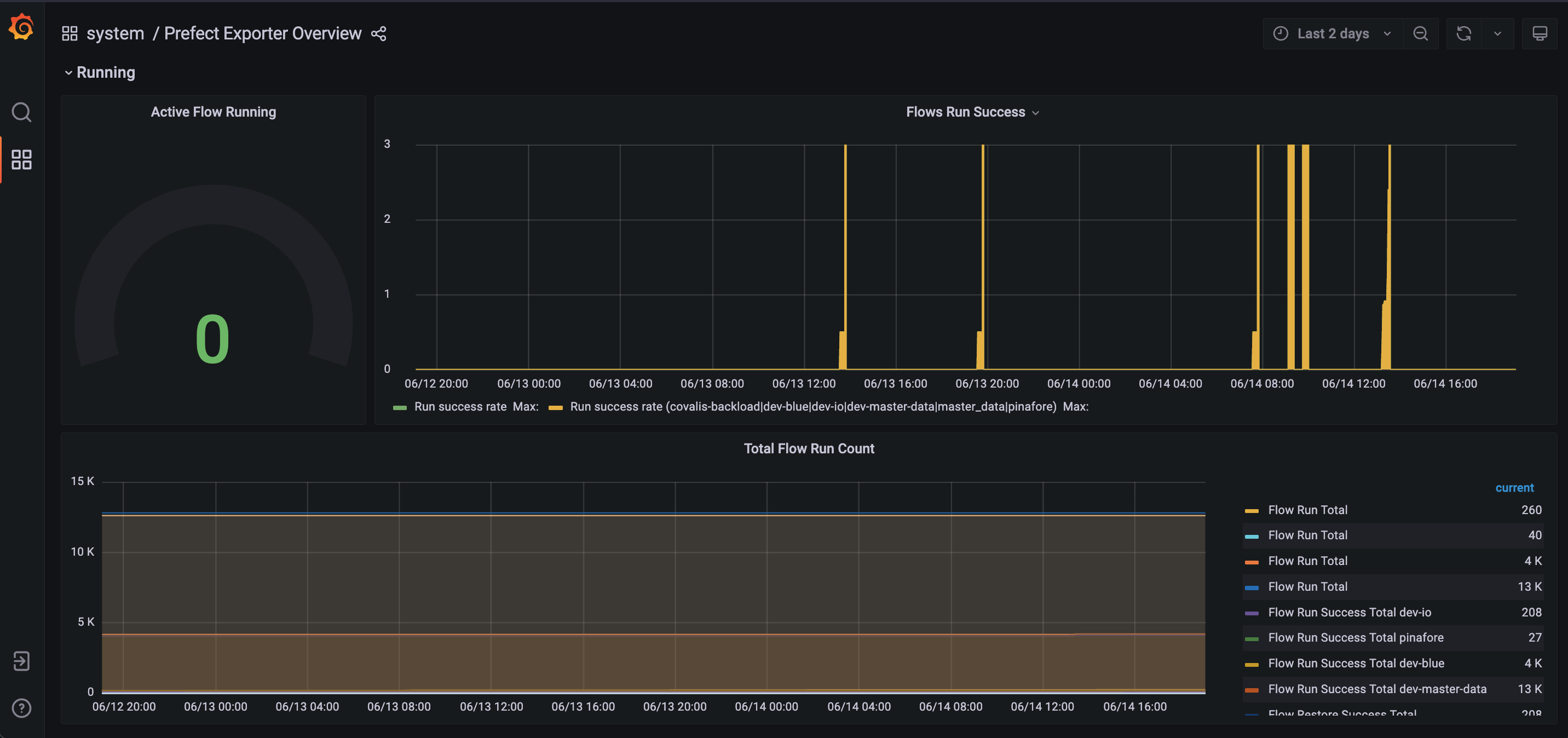
Prefect Exporter Overview
Prefect flows stats
Displays Prefect metrics created by the exporter.
Exporter chart can be found @ technicityworks/prometheus-prefect-exporter
Data source config
Collector config:
Upload an updated version of an exported dashboard.json file from Grafana
| Revision | Description | Created | |
|---|---|---|---|
| Download |
