FastNetMon Advanced Traffic for specified network
FastNetMon Advanced Traffic for specified network
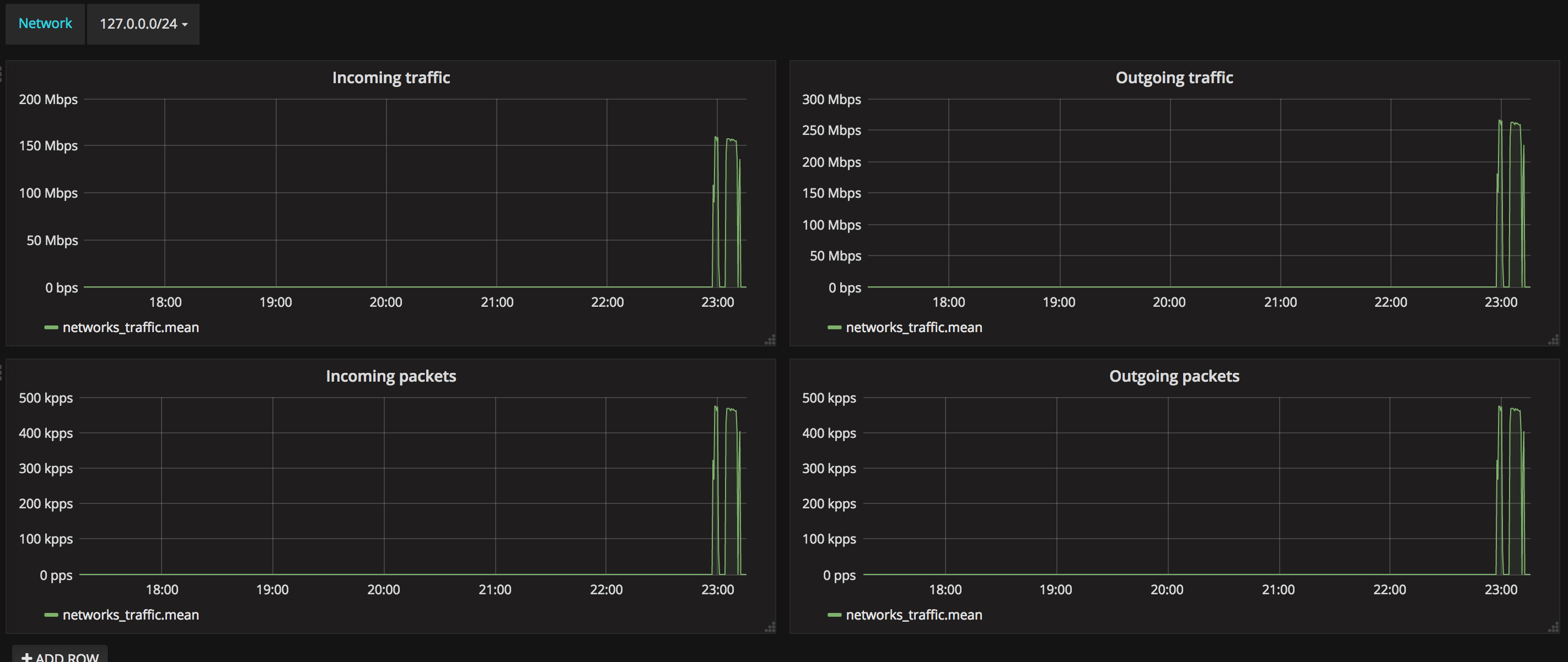
The FastNetMon Advanced Traffic for specified network dashboard uses the influxdb data source to create a Grafana dashboard with the graph panel.
Data source config
Collector type:
Collector plugins:
Collector config:
Revisions
Upload an updated version of an exported dashboard.json file from Grafana
| Revision | Description | Created | |
|---|---|---|---|
| Download |