syslog
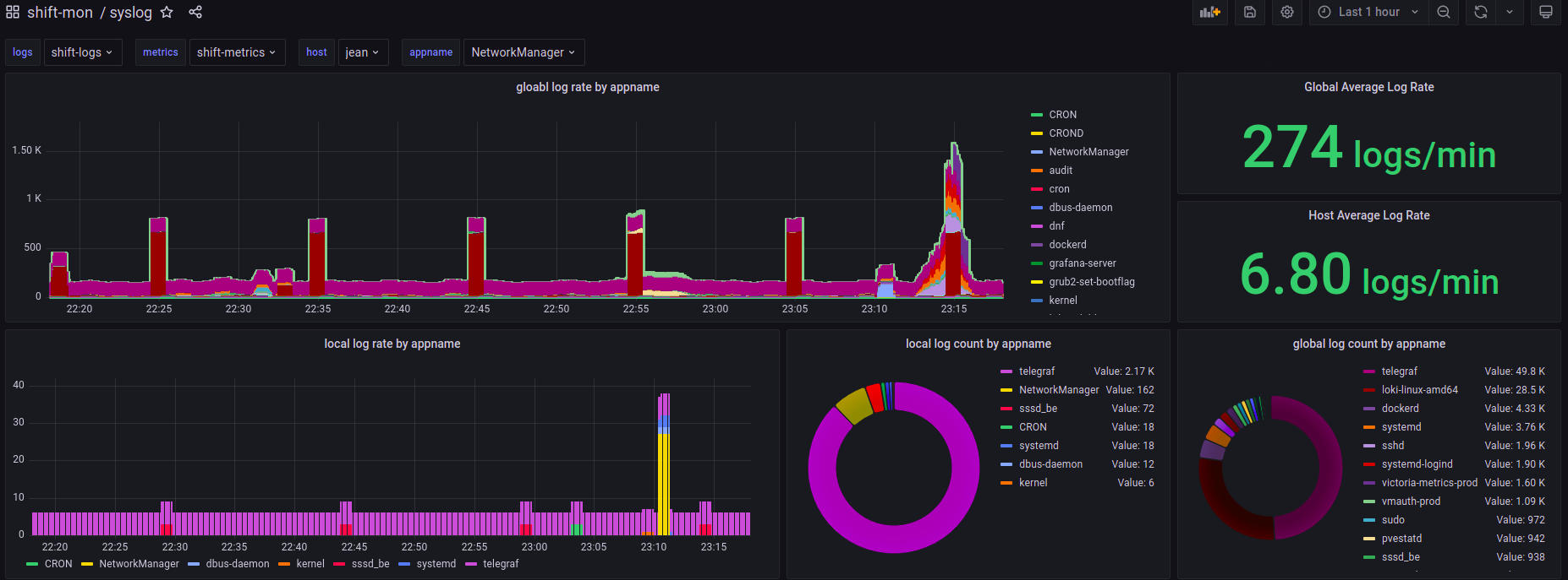
This dashboard displays the number of logs that loki is collecting from all hosts and is a part of the ShiftMon project. as well as provides a way to view logs from a given host and app.
Data source config
Collector config:
Upload an updated version of an exported dashboard.json file from Grafana
| Revision | Description | Created | |
|---|---|---|---|
| Download |
