c-lightning

C-lightning routing node monitor. C-lightning is a Bitcoin Lightning Network client.

c-lightning screenshot 1
c-lightning screenshot 2

Based on @darosior's dashboard (12397).

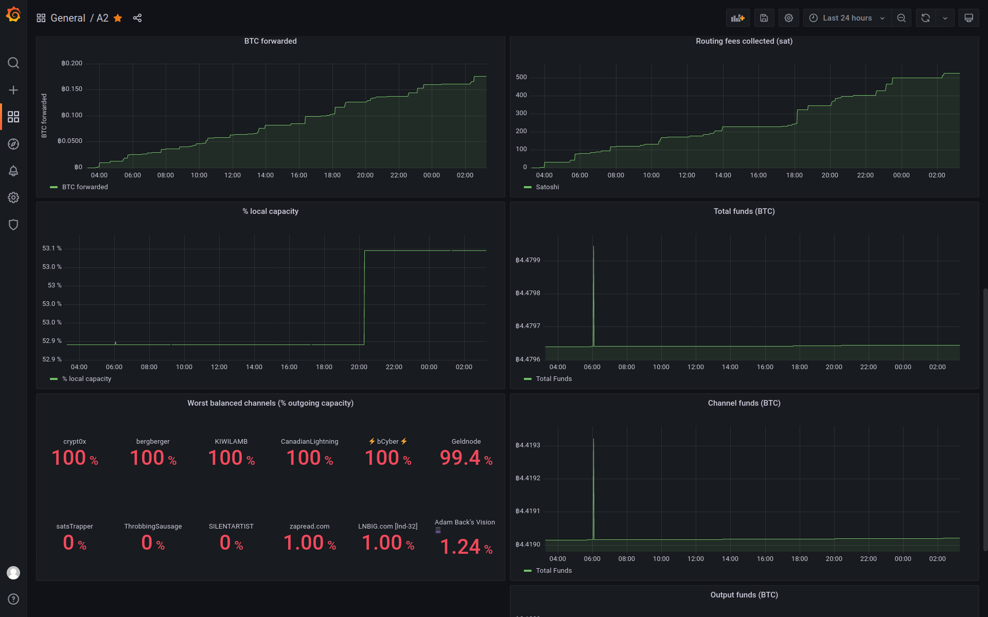
Suitable for nodes with many channels, focusing on the top/bottom nodes/channels. Showing many metrics in BTC (not satoshis) for readability at higher throughput.

Panels

  • Node info
    • blockheight
    • alias
    • version
    • pubkey
  • Disconnected peers
  • Total channels
  • BTC forwarded
  • Fees collected
  • Local share of capacity
  • Pending HTLCs per channel
  • Top available channels/peers
  • Bottom available channels/peers
  • Worst balanced channels
  • Fund allocation

As I don't like working with short channel IDs, I included the alias in the prometheus exporter plugin (https://github.com/lightningd/plugins/pull/350). So in 2 or 3 panels you might have to replace {alias} by {id} in the legend.

Revisions
RevisionDescriptionCreated

Get this dashboard

Import the dashboard template

or

Download JSON

Datasource
Dependencies