Observability - Protheus Environment (Windows Detail)

Observabilidade Protheus Environment para Windows

Observability - Protheus Environment (Windows Detail) screenshot 1
Observability - Protheus Environment (Windows Detail) screenshot 2
Observability - Protheus Environment (Windows Detail) screenshot 3
Observability - Protheus Environment (Windows Detail) screenshot 4
Observability - Protheus Environment (Windows Detail) screenshot 5
Observability - Protheus Environment (Windows Detail) screenshot 6

Observabilidade - Protheus Environment (Hosts)

Este dashboard pertence a uma série de documentações da Engenharia de Dados Protheus, que auxilia no monitoramento dos ambientes de desenvolvimento, homologação e produtivo.

O dashboard Observabilidade - Protheus Enfironment (Hosts), fornece uma visão geral das maquinas, é uma visão genérica que monitora os principais recursos.

Info

Nesta divisão é possível visualizar as informações da instância monitorada, como:

  • O tempo que está ligada (Uptime);

  • A quantidade de memória (Total Memory);

  • A quantidade de core (CPUs);

  • A quantidade e tamanho dos discos (Disks);

  • Link rapido para as documentações da Engenharia Protheus.

Geral

Nesta divisão é possível visualizar a visão geral do estado atual da instância.

  • Porcentagem e valor absoluto de consumo dos disco (% Disk Used e Disk Used);

  • Numero atual de threads abertas (Threads);

  • Numero atual de processos rodando (Processes);

  • Média total do número de processos em espera (Load Average);

  • Consumo total do processador em porcentagem (CPU Usage);

  • Consumo do processador separado por sistema e usuário (CPU Usage System e CPU Usage User);

  • Consumo de memória em porcentagem e valor absoluto (Memory Usage);

  • Porcentagem do processador ocioso (CPU IDLE);

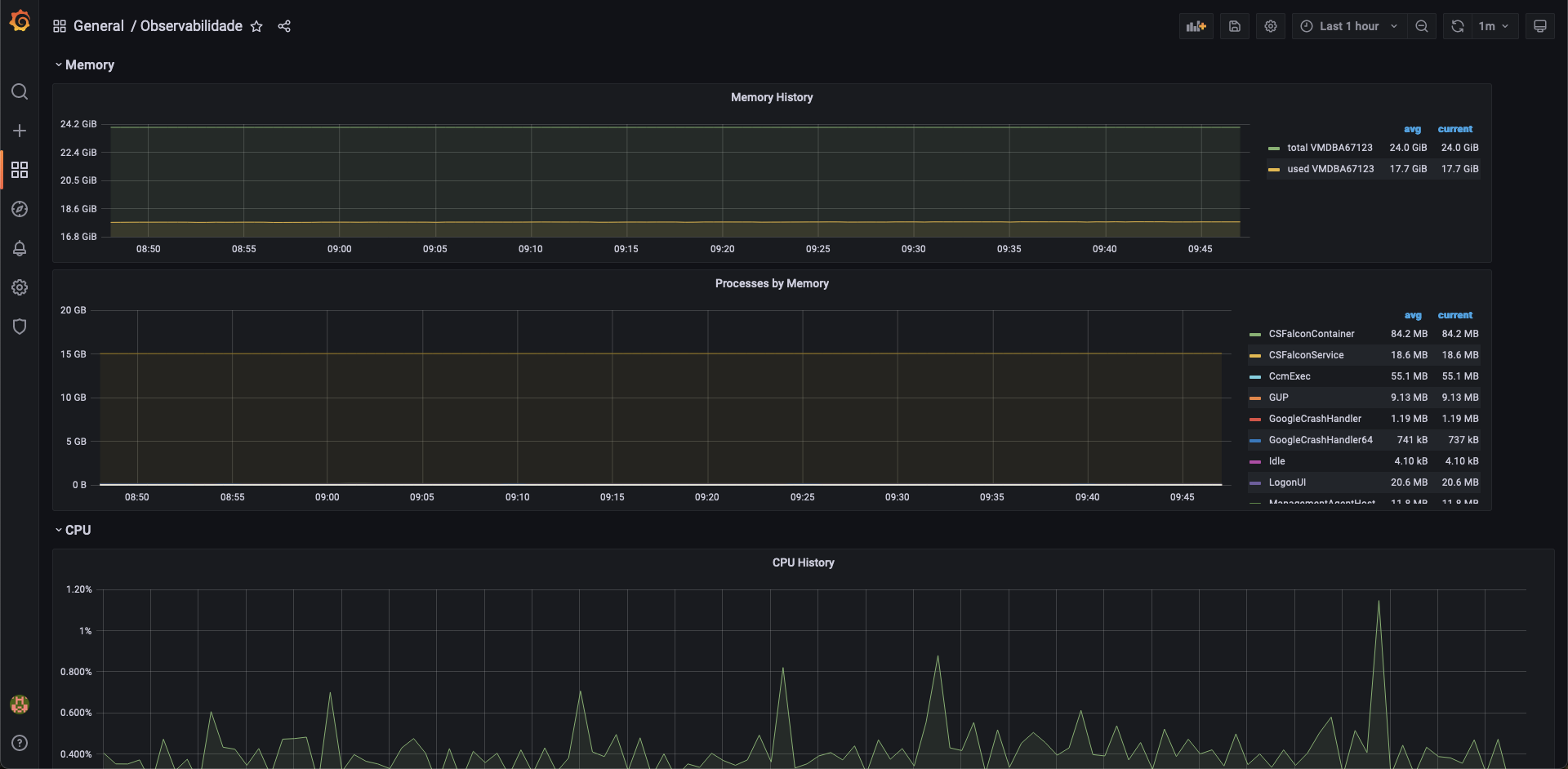
Memory

Nesta divisão é possível visualizar a visão geral do estato atual da memória.

  • Histórico do consumo da memória no período selecionado (Memory History);

  • Histórico de consumo da memória sepado por processos (Processes by Memory).

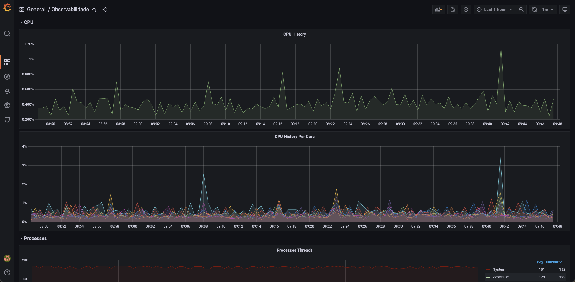
CPU

Nesta divisão é possível visualizar a visão geral do estado atual do processador.

  • Histórico do consumo do processador (CPU History);

  • Histórico do consumo do processador separado por core (CPU History Per Core);

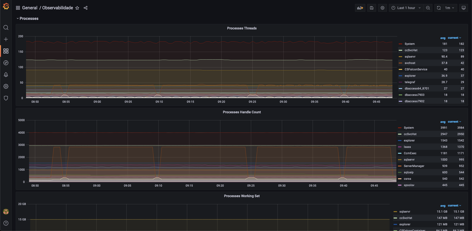
Processes

Nesta divisão é possível visualizar a visão geral do estado atual dos processos.

  • Numero de threads abertas por cada processo (Processes Threads);

  • Numero de handles por cada processo (Processes Handle Count);

  • Quantidade do consumo de memória pro cada processo (Processes Working Set).

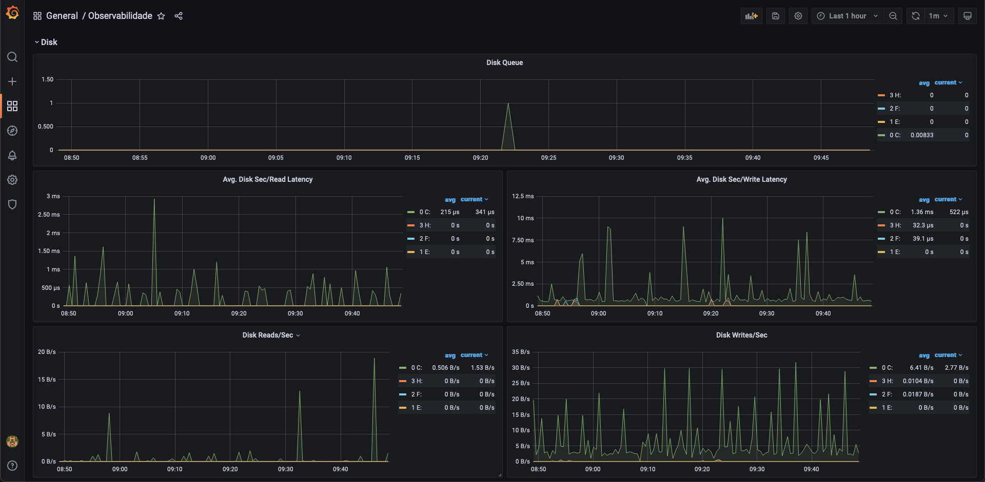
Disk

Nesta divisão é possível visualizar a visão geral do estado atual do disco.

  • Tamanho do enfileiramento do disk (Disk Queue);

  • Tempo médio de latencia de cada disco na leitura e escrita (Avg. Disk Sec/Read Latency e Avg. Disk Sec/Write Latency);

  • Tempo de leitura e escrita em cada disco (Disk Reads/Sec e Disk Writes/Sec).

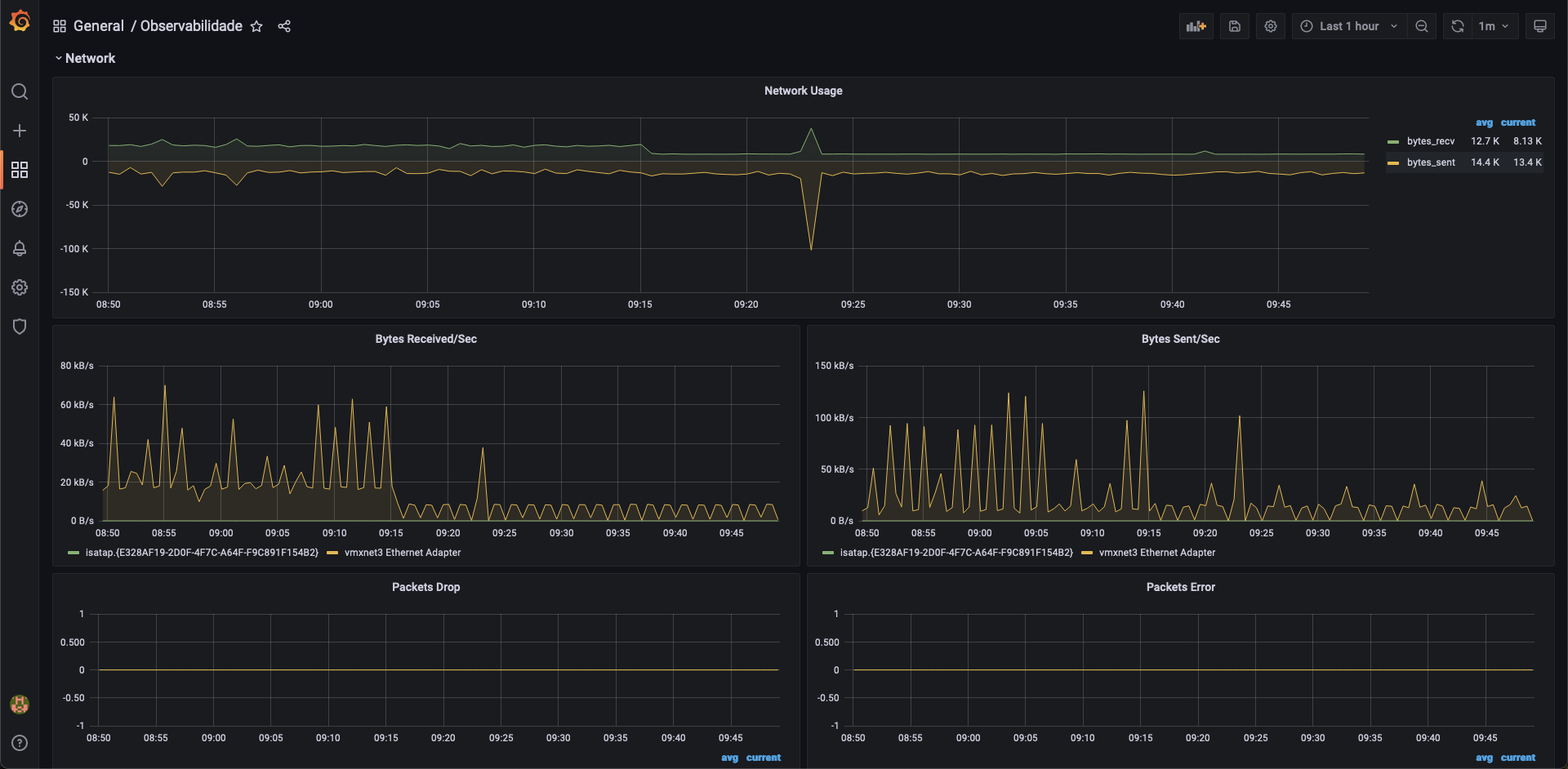
Network

Nesta divisão é possível visualizar a visão geral do estado atual da interface de rede.

  • Consumo da dados recebidos e enviados (Network Usage);

  • Velociade de recebimento e envio por bytes (Bytes Recived/Sec e Bytes Sent/Sec);

  • Quantidade de pacotes perdidos e com erros ( Packets Drop e Packets Error).

Arquivo de configuração do Telegraf

Arquivo telegraf.com disponível no git, para Windows

Revisions
RevisionDescriptionCreated

Get this dashboard

Import the dashboard template

or

Download JSON

Datasource
Dependencies