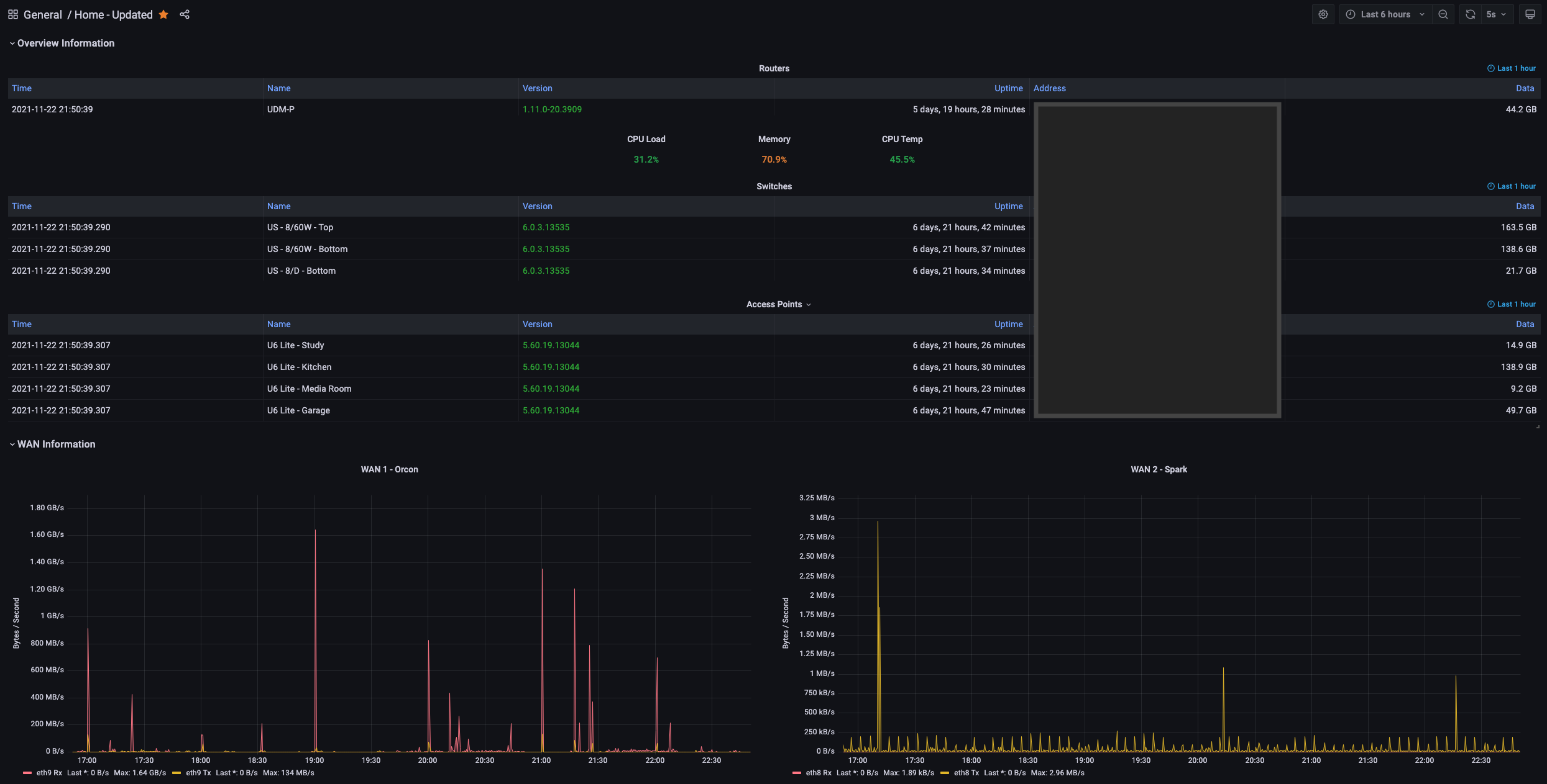
UDM Pro - Overview Dashboard
UDM (Ubiquiti Dream Machine) Pro - Overview Dashboard
UDM (Ubiquiti Dream Machine) Pro - Overview Dashboard
Includes Information -
– Routers
– Switches
– AP’s
– WAN1/WAN2
– LAN
Collector - UN Poller
#ubiquiti #unifi #udm #unpoller
Data source config
Collector config:
Upload an updated version of an exported dashboard.json file from Grafana
| Revision | Description | Created | |
|---|---|---|---|
| Download |
