Reporte Gatling g7
Gatling statistics review
https://github.com/Poswark/Gatling-Grafana
We verify that the data has been injected into the influxdb database
[root@gatling ]# docker exec -it influxdb bash root@e0a5814f43cc:/# influx Connected to http://localhost:8086 version 1.8.10 InfluxDB shell version: 1.8.10
show databases name: databases name
_internal gatlingdb
use gatlingdb Using database gatlingdb show series key
gatling,request=Home,simulation=demostore,status=all gatling,request=Home,simulation=demostore,status=ko gatling,request=Home,simulation=demostore,status=ok gatling,request=allRequests,simulation=demostore,status=all gatling,request=allRequests,simulation=demostore,status=ko gatling,request=allRequests,simulation=demostore,status=ok gatling.users,request=allUsers,simulation=demostore gatling.users,request=demostore,simulation=demostore
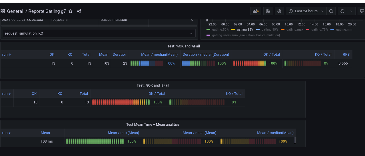
Grafana dashboard for testing
Alt text
Data source config
Collector config:
Upload an updated version of an exported dashboard.json file from Grafana
| Revision | Description | Created | |
|---|---|---|---|
| Download |