PoE
This is a template dashboard showing the information from the Power over Ethernet category of Industrial HiVision“s new export feature.
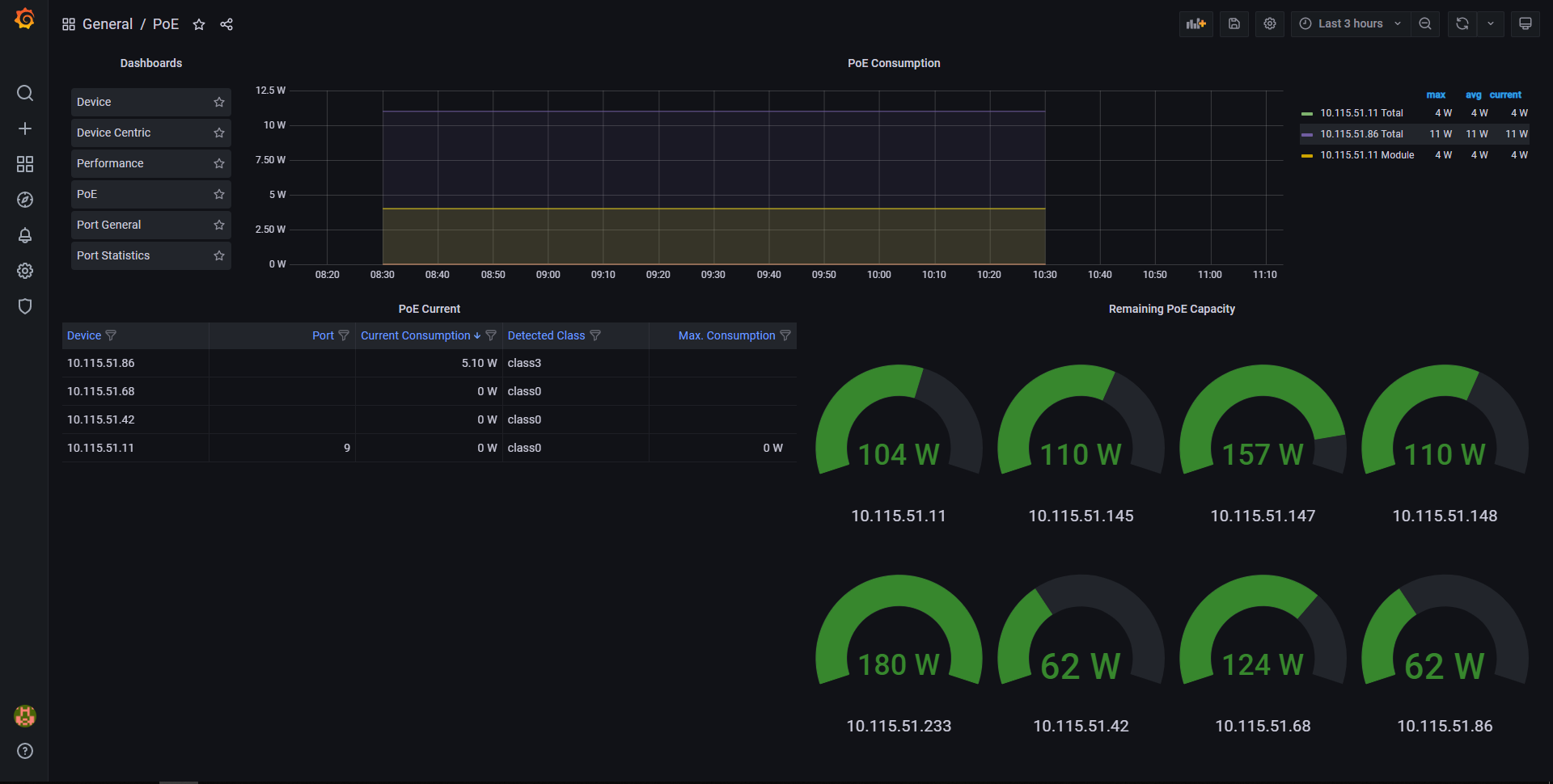
This is a template dashboard showing the network-wide information from the Power over Ethernet category of Industrial HiVision“s export feature. Please refer to the manual of Industrial Hivision to get more information about it.
Data source config
Collector config:
Upload an updated version of an exported dashboard.json file from Grafana
| Revision | Description | Created | |
|---|---|---|---|
| Download |
