Device
This is a template dashboard showing the information from the device category of Industrial HiVision“s new export feature.
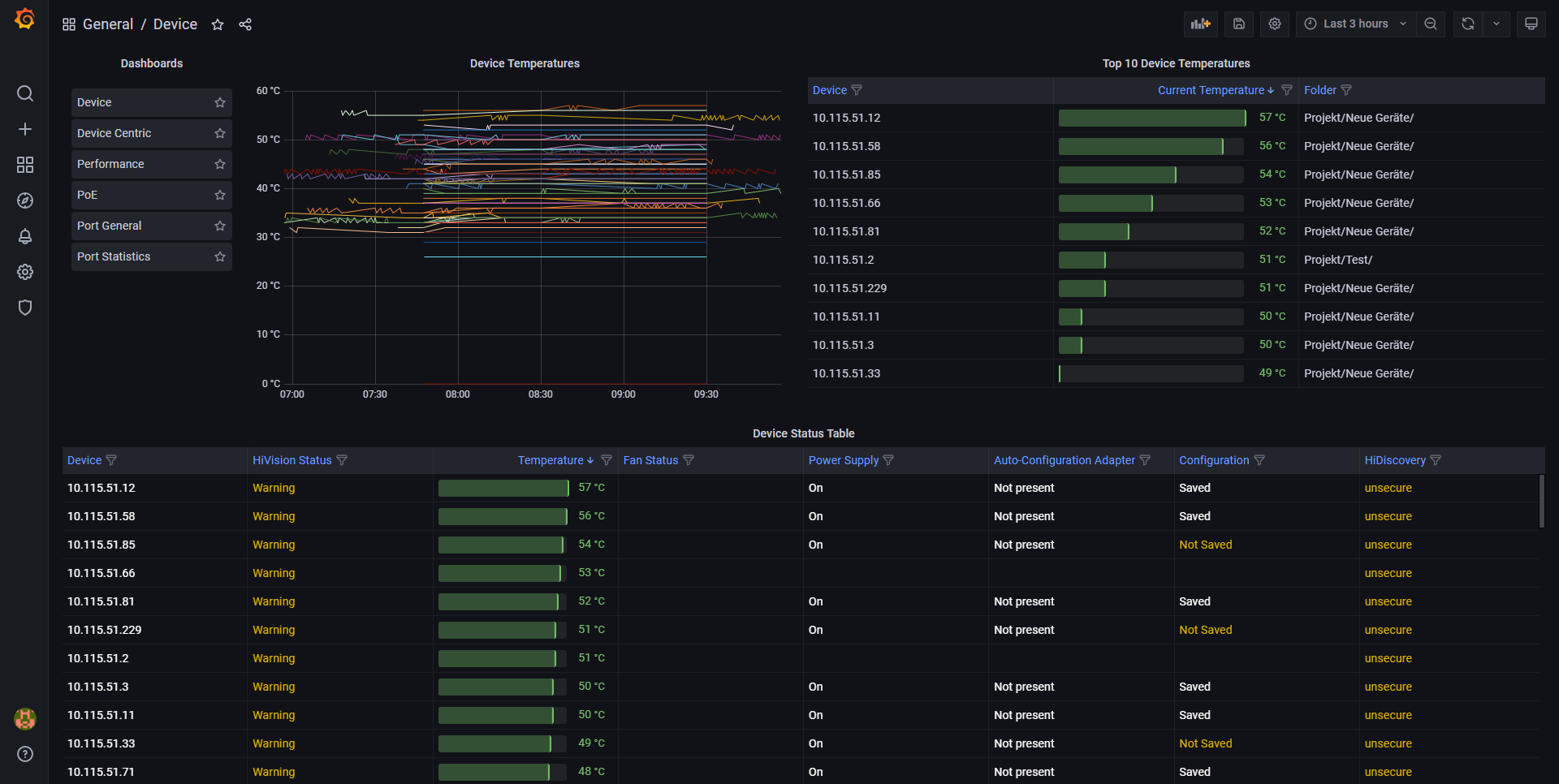
This is a template dashboard showing the network-wide information from the device category of Industrial HiVision“s export feature. Please refer to the manual of Industrial Hivision to get more information about it.
Data source config
Collector config:
Upload an updated version of an exported dashboard.json file from Grafana
| Revision | Description | Created | |
|---|---|---|---|
| Download |
