RELK Stack Performance

Dashboard for Redis, Elasticsearch and Logstash

RELK Stack Performance screenshot 1
RELK Stack Performance screenshot 2
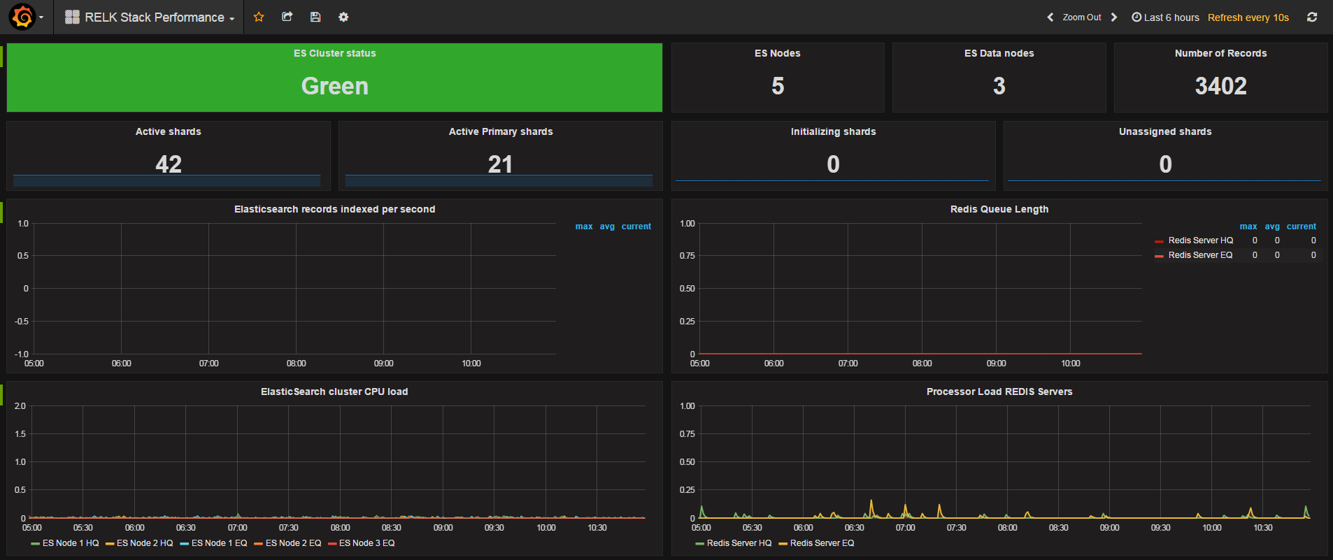
RELK Stack Performance screenshot 3

Dashboard for Redis, Elasticsearch and Logstash about nodes, memory usage, records indexed per second, redis queue length etc.

Revisions
RevisionDescriptionCreated

Get this dashboard

Import the dashboard template

or

Download JSON

Datasource
Dependencies