WeatherFlow Collector - Today So Far (remote)
WeatherFlow Collector provides multiple ways of collecting data from the WeatherFlow Tempest, Air, and Sky weather systems. These Grafana dashboards offer visualizations in real-time for current conditions, derived metrics, and forecasting.
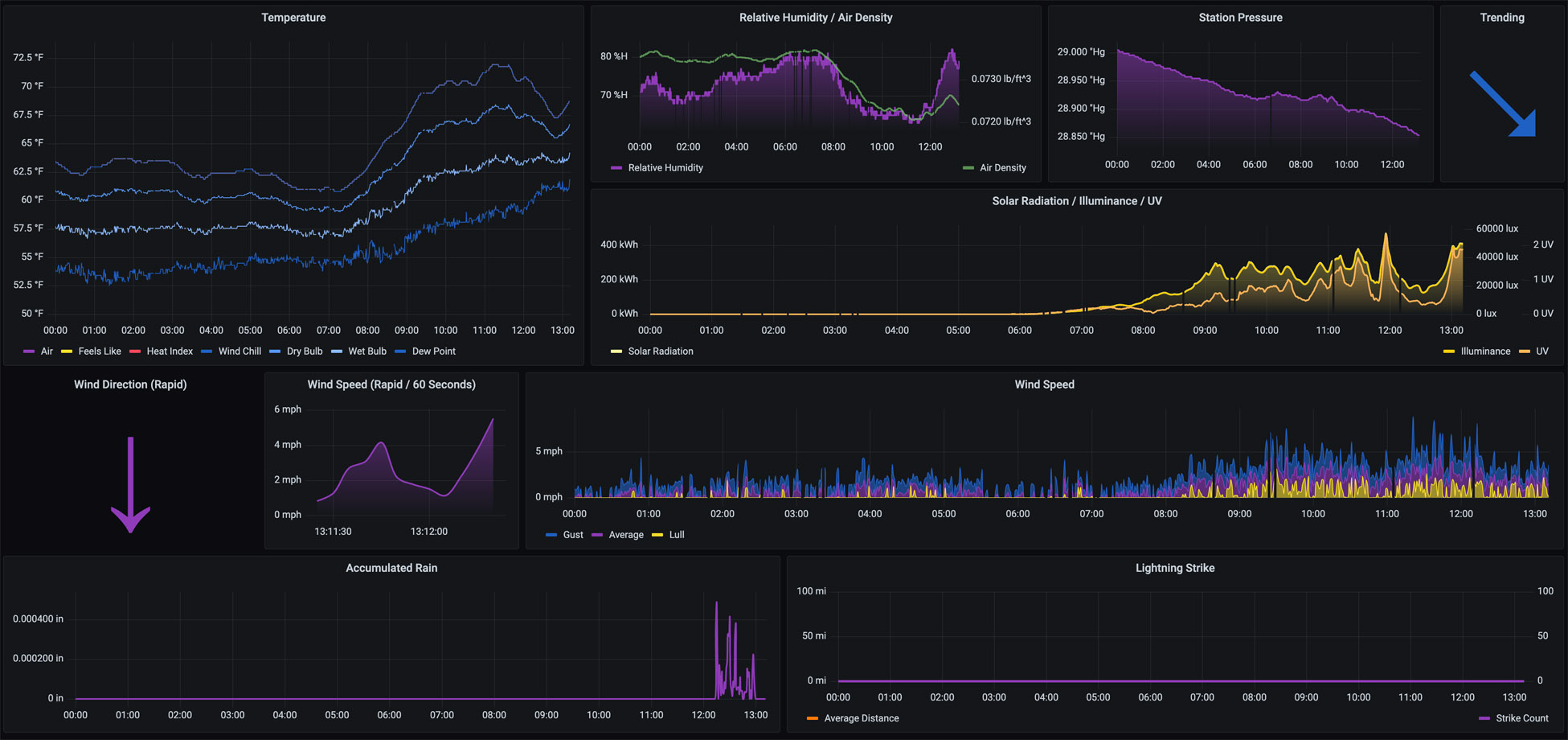
This dashboard provides for the Temperature (Air, Feels Like, Heat Index, Wind Chill, Dry Bulb, Wet Bulb, and Dew Point), Relative Humidity, Air Density, Station Pressure (with Trending), Accumulated Rain, Solar Radiation, Illuminance, UV, Lightning Strike, and Wind Speed from midnight to the current time. These reflect the WeatherFlow measurements from data sent to WeatherFlow and include derived metrics in the response.
More details on these WeatherFlow Collector dashboards may be found:
- Github Project: https://github.com/lux4rd0/weatherflow-collector/
- Web Site: https://labs.lux4rd0.com/weatherflow-collector/
Data source config
Collector config:
Upload an updated version of an exported dashboard.json file from Grafana
| Revision | Description | Created | |
|---|---|---|---|
| Download |
