WeatherFlow Collector - Rain and Lightning
WeatherFlow Collector provides multiple ways of collecting data from the WeatherFlow Tempest, Air, and Sky weather systems. These Grafana dashboards offer visualizations in real-time for current conditions, derived metrics, and forecasting.
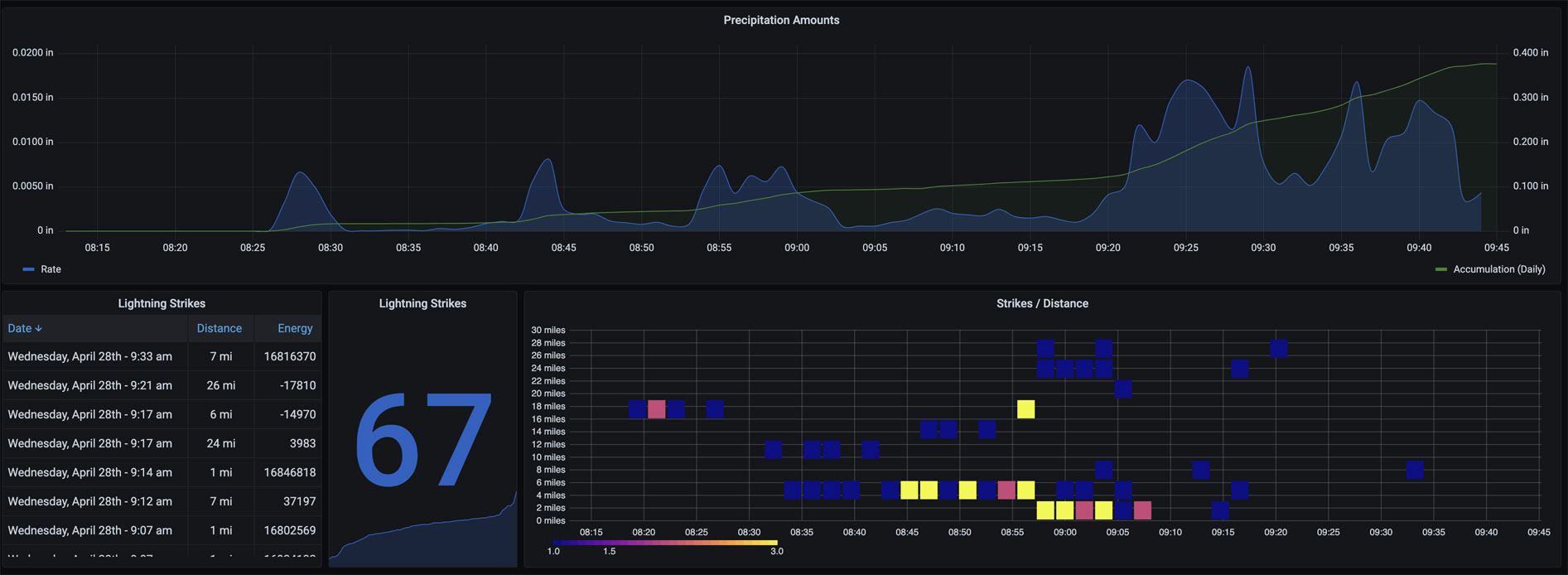
A historical view (defaulted to seven days) shows both the precipitation rate alongside the daily accumulation. As you zoom into the specific precipitation events, change the Interval drop-down to smaller increments (up to 1-minute collections) for finer rates.
For Lightning, Strikes and Distance show on a heatmap visualization. Time is across the x-axis while the number of detected lightning strikes is bucketed by color (dark blue to yellow). The Y-axis shows the bucketed distances (up to 40 miles away). Hover over each of the squares to see a histogram of each strike/distance count.
More details on these WeatherFlow Collector dashboards may be found:
- Github Project: https://github.com/lux4rd0/weatherflow-collector/
- Web Site: https://labs.lux4rd0.com/weatherflow-collector/
Data source config
Collector config:
Upload an updated version of an exported dashboard.json file from Grafana
| Revision | Description | Created | |
|---|---|---|---|
| Download |
