OCI - Compute - Production
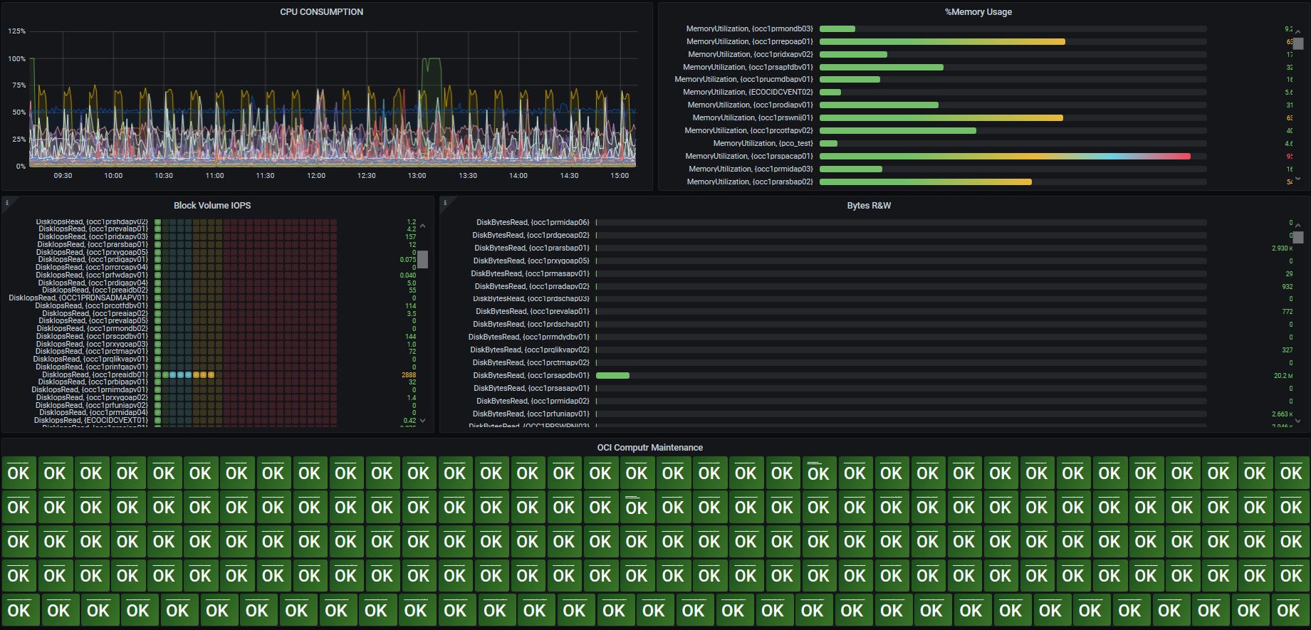
OCI Compute instance OCI instance compute bring information specific for an specific instance to move forward to an environment behavior on how the resources that reside for example in a compartment for an project production providing the following details: IOPS Read + Write Compute Instance State CPU consumption Memory consumption
OCI Autonomous Shared will displays information about the following aspects of the service: CPU Active Logons UserCalls Execute Cound Connection Latency Transaction Count
Data source config
Collector config:
Upload an updated version of an exported dashboard.json file from Grafana
| Revision | Description | Created | |
|---|---|---|---|
| Download |
