OCI File Storage
Oracle Cloud – Service FSS This dashboard brings the visibility for OCI File Storage Service and their respective dependencies
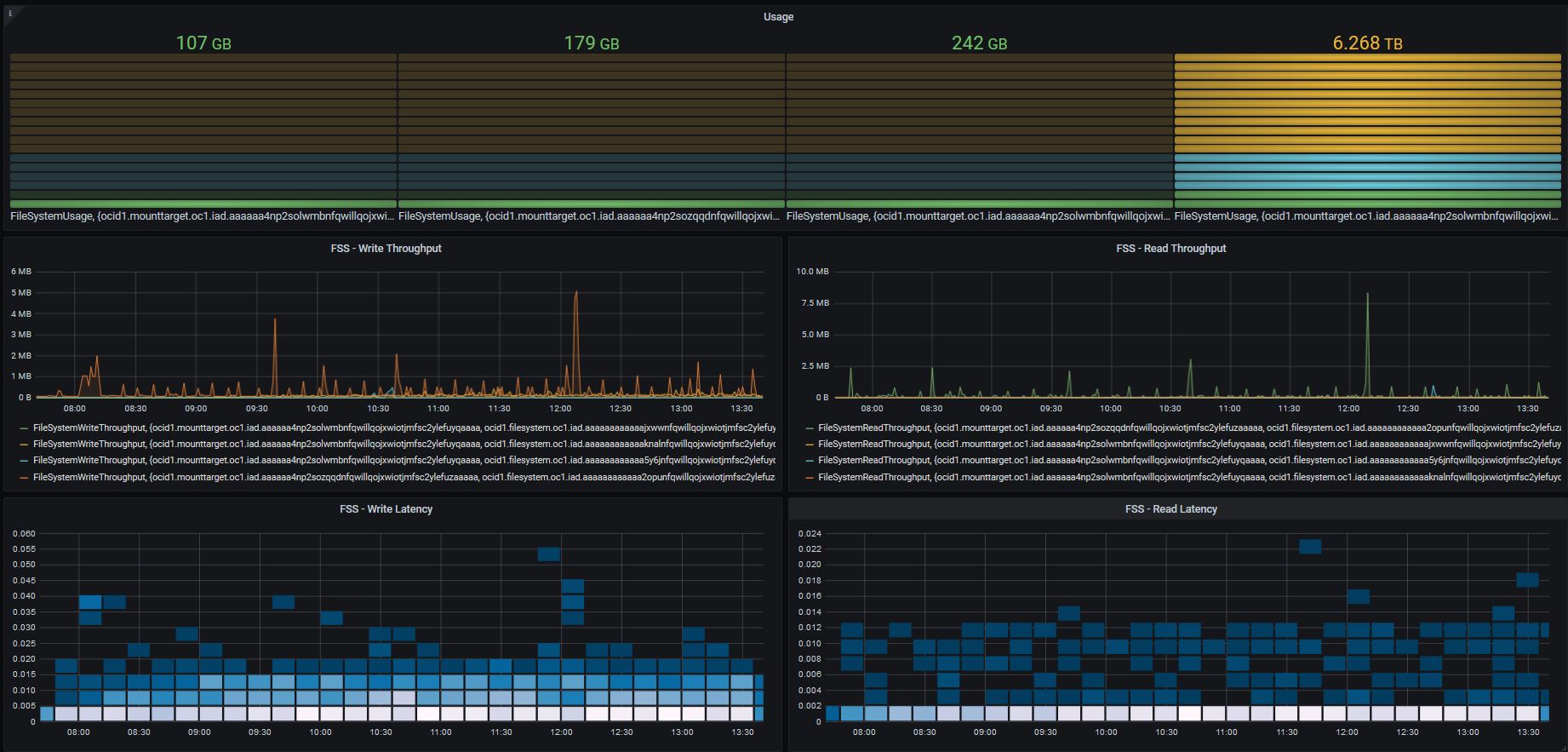
OCI FSS service dashboard brings: Write Throughput Read Throughput Write Latency Read Latency and The consumed space per share.
Data source config
Collector config:
Upload an updated version of an exported dashboard.json file from Grafana
| Revision | Description | Created | |
|---|---|---|---|
| Download |
