9103 - Squid
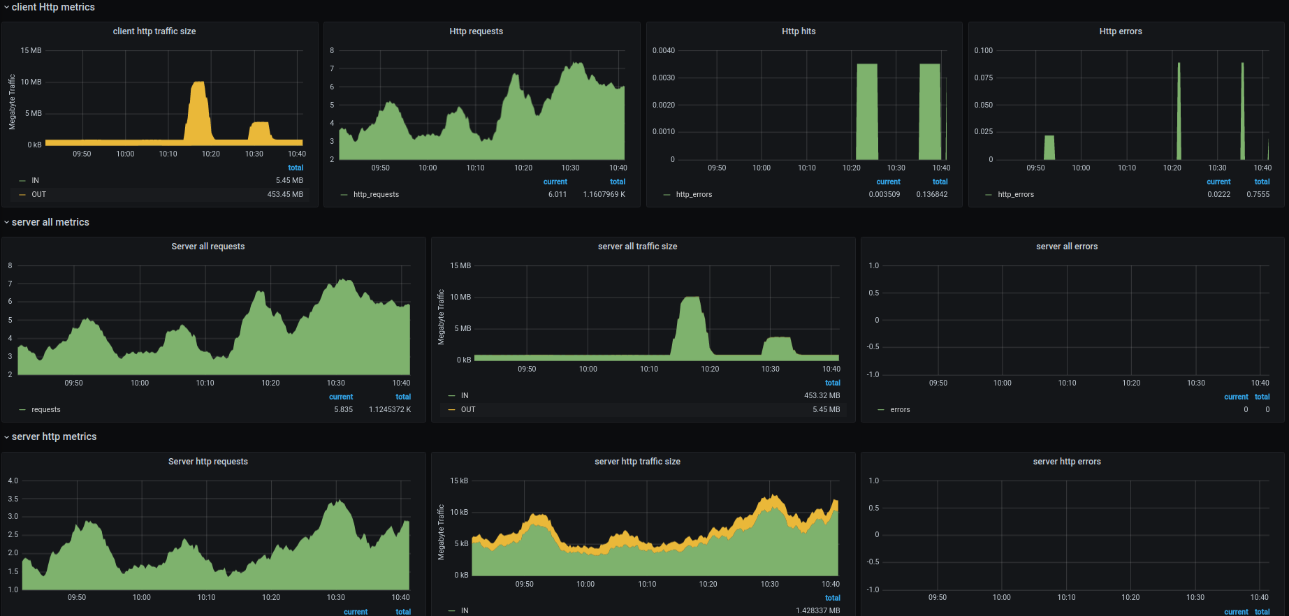
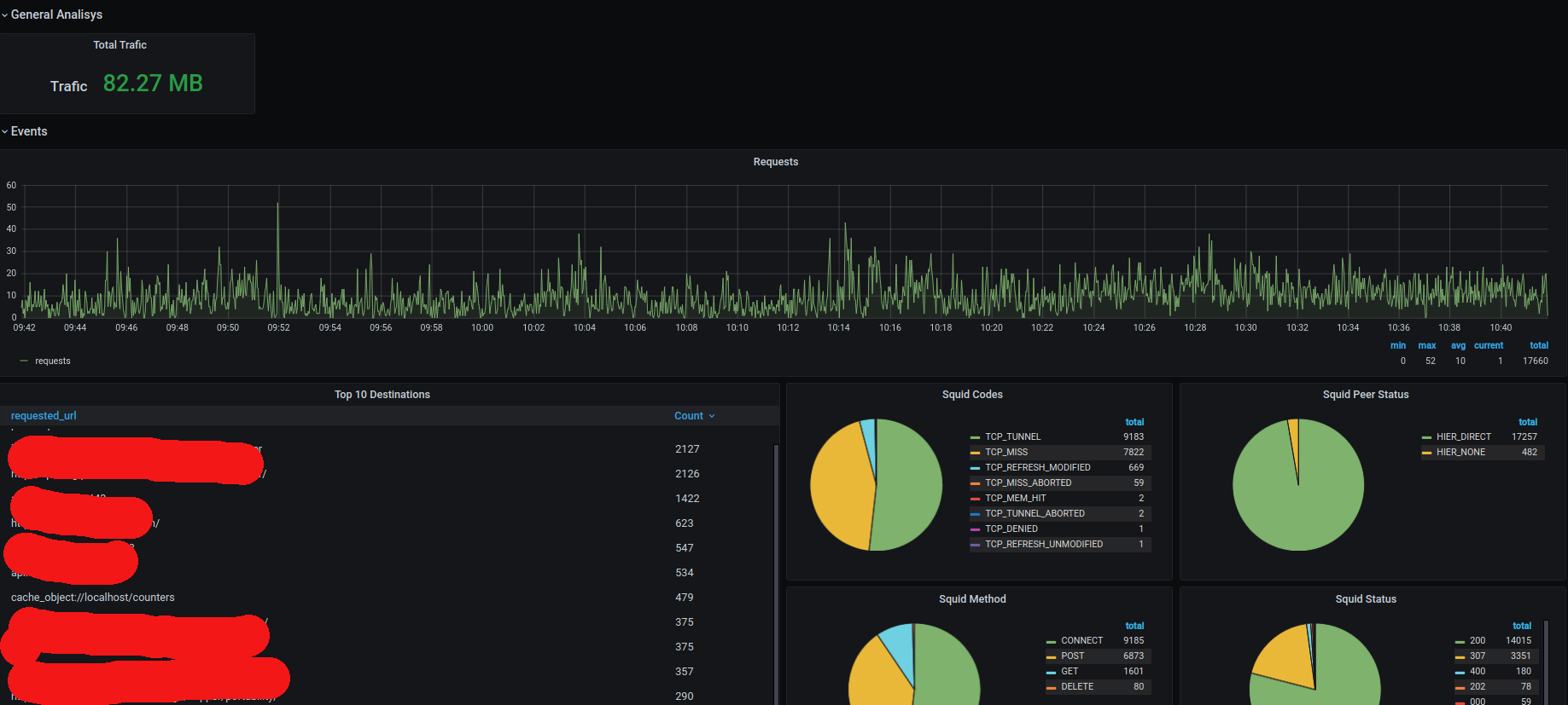
Prometheus Squid exporter metrics.
Data source config
Collector config:
Upload an updated version of an exported dashboard.json file from Grafana
| Revision | Description | Created | |
|---|---|---|---|
| Download |
Squid
Easily monitor Squid, an open source proxy server, with Grafana Cloud's out-of-the-box monitoring solution.
Learn more