Alibaba Cloud Monitor For ECS Dashboard
Alibaba Cloud Monitor For ECS Dashboard from CloudMonitor using aliyun-cms-grafana
2020.11.27更新
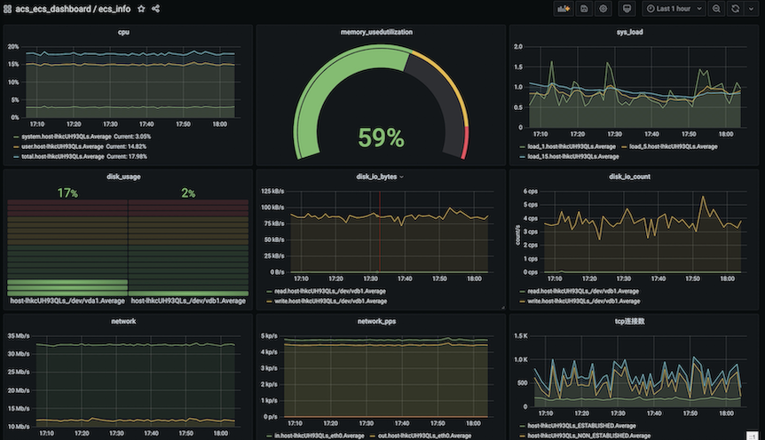
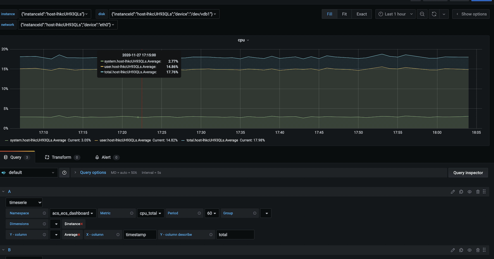
一键式导入ecs配置信息,便捷式配置基本图标 groupId: 13476
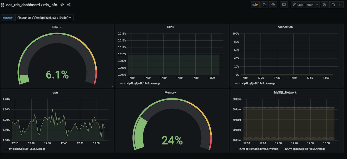
一键式导入rds配置信息,便捷式配置基本图标 groupId: 13475
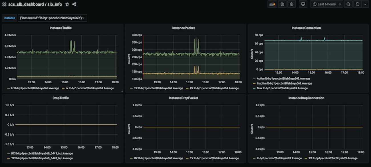
一键式导入slb配置信息,便捷式配置基本图标 groupId: 13474
Data source config
Collector config:
Upload an updated version of an exported dashboard.json file from Grafana
| Revision | Description | Created | |
|---|---|---|---|
| Download |
