Elasticsearch APM - JVM

Some short examples of building out a few panels that reflect core JVM metrics from Elasticsearch APM.

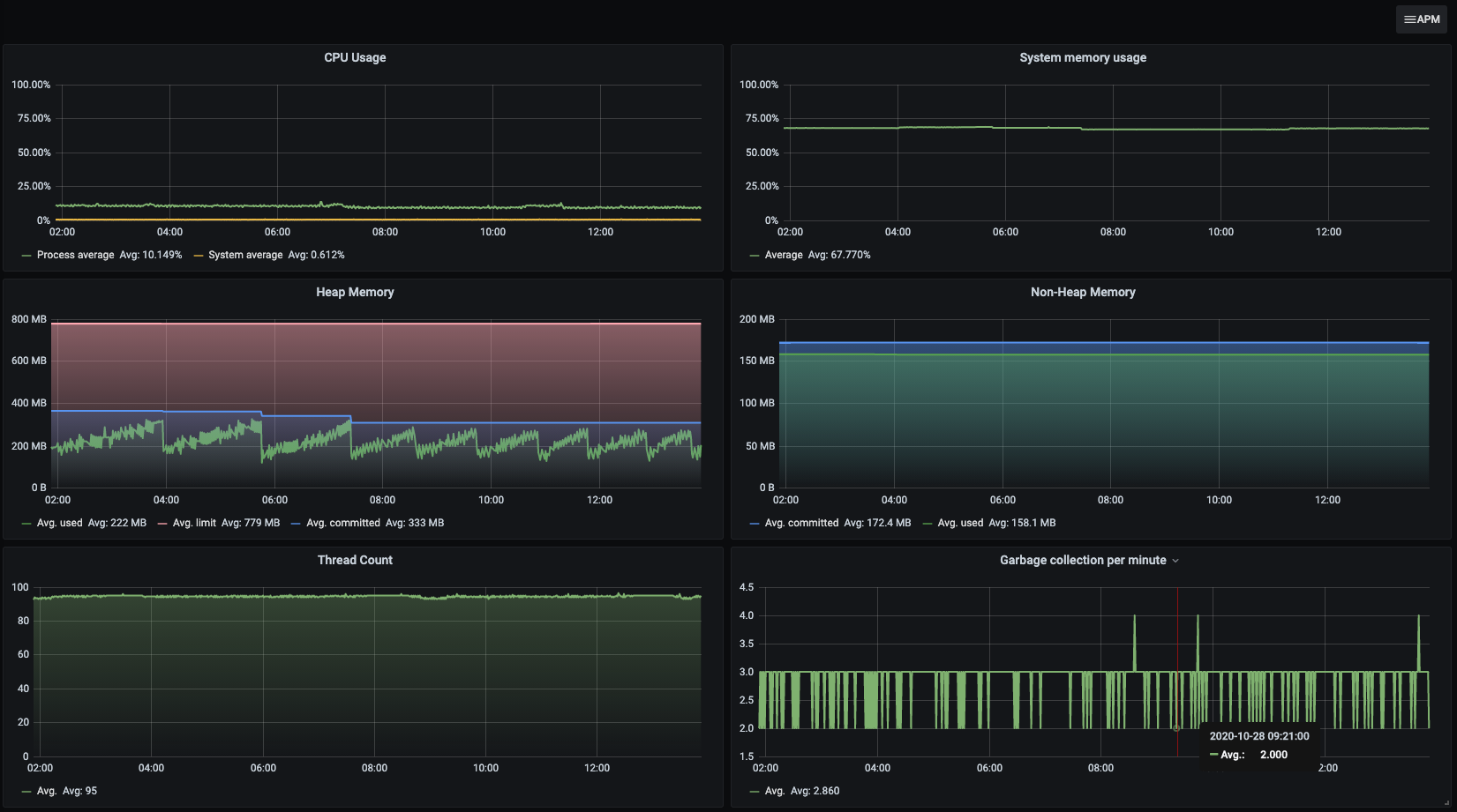
Elasticsearch APM - JVM screenshot 1
The Elasticsearch APM - JVM dashboard uses the elasticsearch data source to create a Grafana dashboard with the graph panel.
Revisions
RevisionDescriptionCreated
Elasticsearch

Elasticsearch

by Grafana Labs
Grafana Labs solution

Easily monitor Elasticsearch, a distributed, multitenant full-text search engine, with Grafana Cloud's out-of-the-box monitoring solution.

Learn more

Get this dashboard

Import the dashboard template

or

Download JSON

Datasource
Dependencies