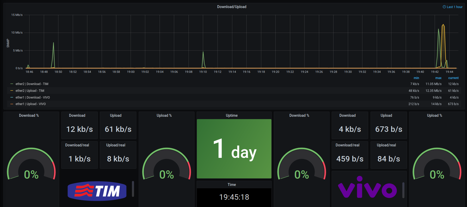
Monitoramento de balance Mikrotik - SNMP

Mede o consumo real do tráfego de internet por SNMP

Monitoramento de balance Mikrotik - SNMP screenshot 1
Monitoramento de balance Mikrotik - SNMP screenshot 2
The Monitoramento de balance Mikrotik - SNMP dashboard uses the influxdb data source to create a Grafana dashboard with the gauge, grafana-clock-panel, graph, singlestat, stat and text panels.
Revisions
RevisionDescriptionCreated
SNMP

SNMP

by Grafana Labs
Grafana Labs solution

Easily monitor any generic SNMP (Simple Network Management Protocol) device with Grafana Cloud's out-of-the-box monitoring solution.

Learn more

Get this dashboard

Import the dashboard template

or

Download JSON

Datasource
Dependencies