SELKS SN-ALERTS
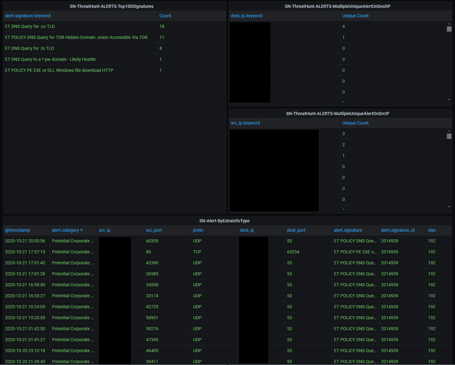
Dashboard SELKS for Grafana SN-ALERTS https://github.com/b4b857f6ee/selks_grafana_dashboard
Follow the information here : https://github.com/b4b857f6ee/selks_grafana_dashboard And find more dashboard on the github repo Needed : https://www.stamus-networks.com/scirius-open-source
Data source config
Collector type:
Collector plugins:
Collector config:
Revisions
Upload an updated version of an exported dashboard.json file from Grafana
| Revision | Description | Created | |
|---|---|---|---|
| Download |