Mikrotik Accounting
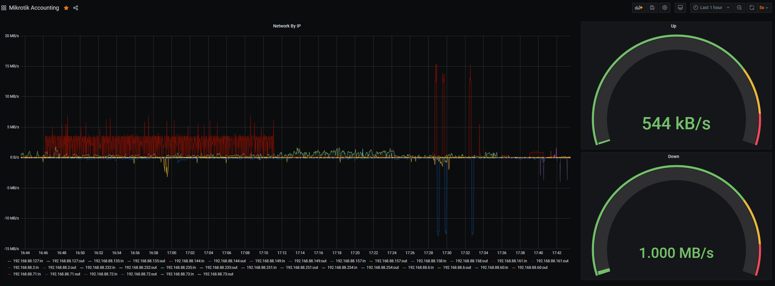
Mikrotik accounting dashboard - includes up/down per host and also total up down, threasholds
Mikrotik Accounting dashboard. See https://github.com/ncareau/mikro-watch
Data source config
Collector config:
Upload an updated version of an exported dashboard.json file from Grafana
| Revision | Description | Created | |
|---|---|---|---|
| Download |
