Redis server metrics
Health and performance metrics from a redis server. Server name is selectable from a dynamic list.
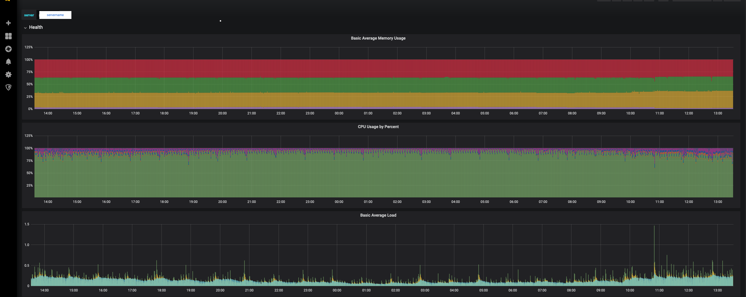
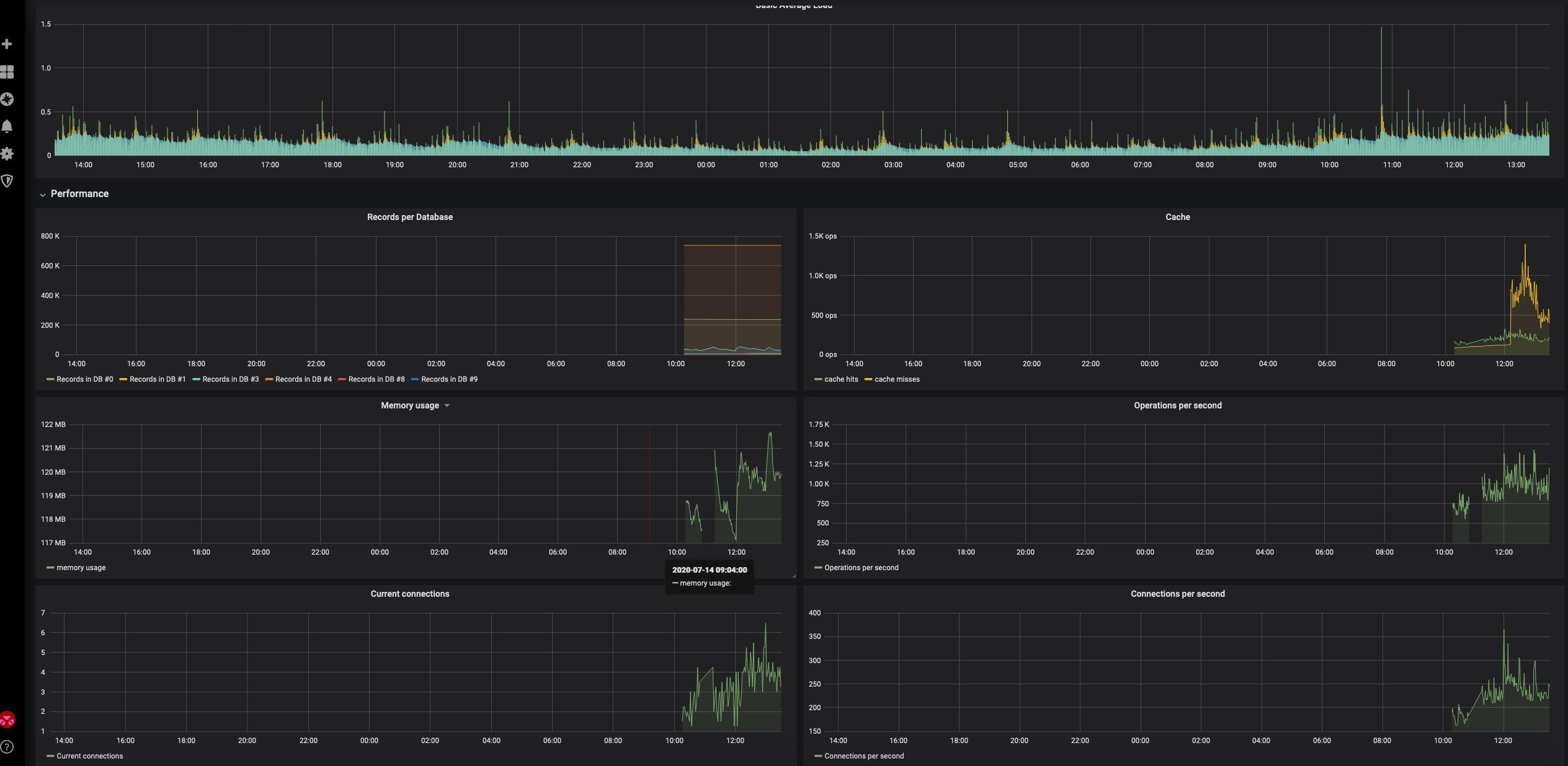
This dashboard shows:
- basic health metrics for a redis server : Load average, CPU usage, memory usage
- various redis server performance characteristics: operations per second, cache hits, connection and etc.
Make sure to select your own InfluxDB datasource though.
Notable that for a list of servers selection this dashboard searches in the same datasource for a distinct list of servers. Therefore once a new server start logging into influxdb through collectd - it will be there upon a dashboard refresh.
Data source config
Collector config:
Upload an updated version of an exported dashboard.json file from Grafana
| Revision | Description | Created | |
|---|---|---|---|
| Download |
Redis
Monitor Redis with Grafana. Easily monitor your Redis deployment with Grafana Cloud's out-of-the-box monitoring solution.
Learn more