App.Metrics.Extensions.Collectors
InfluxDB dashboard to view metrics collected by App.Metrics.Extensions.Collectors nuget package.
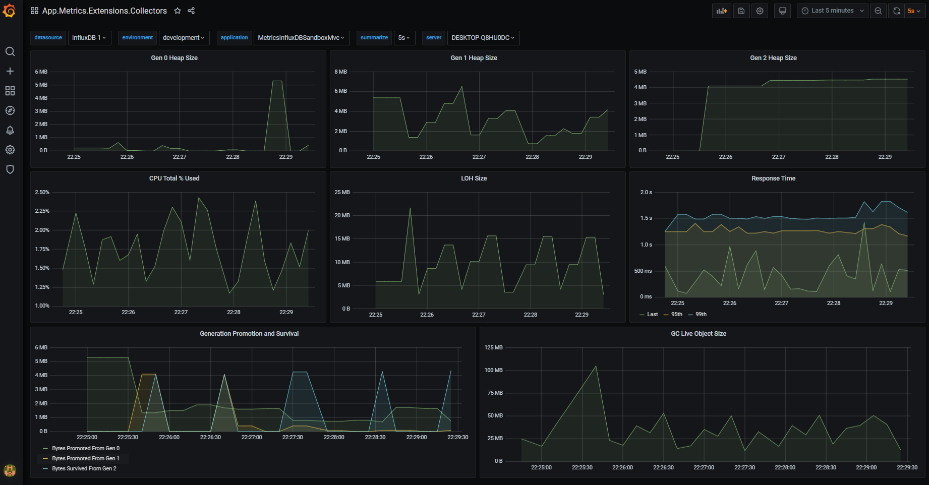
Dashbaord for https://www.app-metrics.io/ visualising metrics captured by the App.Metrics.Extensions.Collectors nuget package such as System Usage (e.g. cpu, memory working set) and GC Events (e.g. heap sizes, generation promotion and survival)
Data source config
Collector type:
Collector plugins:
Collector config:
Revisions
Upload an updated version of an exported dashboard.json file from Grafana
| Revision | Description | Created | |
|---|---|---|---|
| Download |