Nut
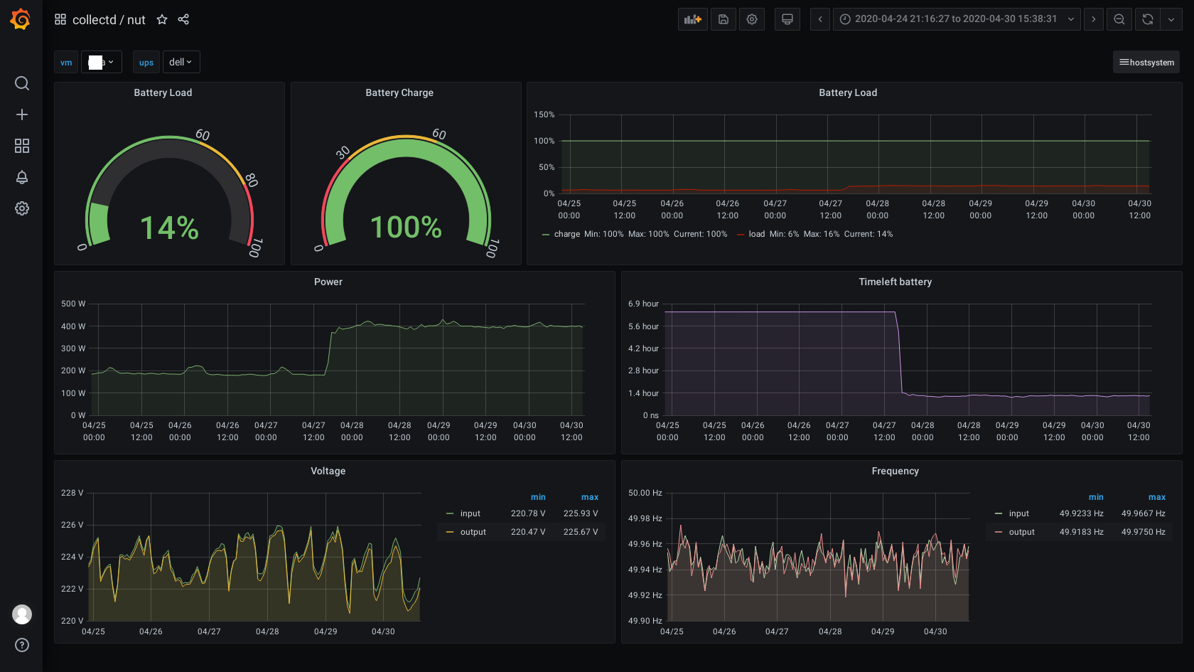
Dashboard UPS/NUT statistic
Nut/UPS Dashboard host or guest mashine. grafana->graphite->collectd
Data source config
Collector type:
Collector plugins:
Collector config:
Revisions
Upload an updated version of an exported dashboard.json file from Grafana
| Revision | Description | Created | |
|---|---|---|---|
| Download |