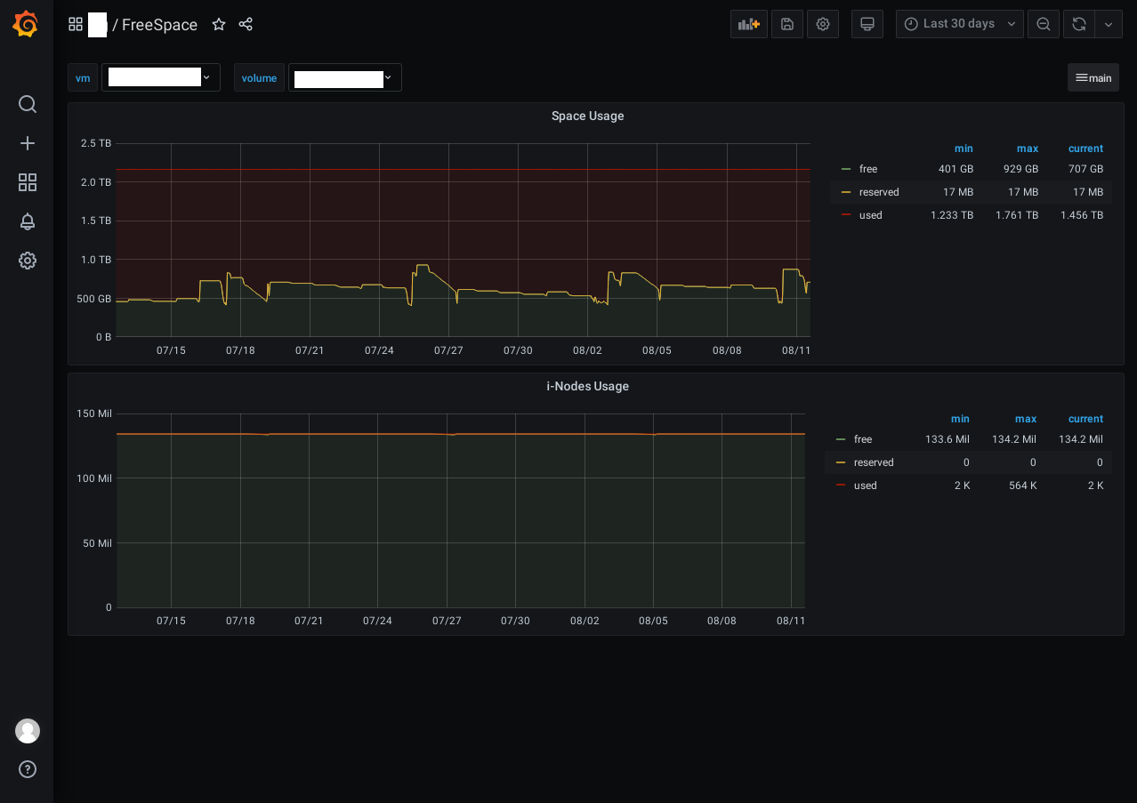
FreeSpace
Dashboard file system space and inodes usage
FreeSpace Dashboard host or guest mashine. grafana->graphite->collectd
Data source config
Collector config:
Upload an updated version of an exported dashboard.json file from Grafana
| Revision | Description | Created | |
|---|---|---|---|
| Download |
