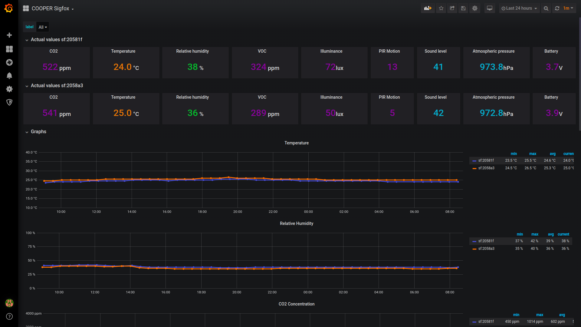
HARDWARIO COOPER Sigfox
Dashboard for HARDWARIO COOPER Sigfox
HARDWARIO COOPER Sigfox
https://www.hardwario.com/platforms/HW-Cooper-specifikace.pdf
Data source config
Collector type:
Collector plugins:
Collector config:
Revisions
Upload an updated version of an exported dashboard.json file from Grafana
| Revision | Description | Created | |
|---|---|---|---|
| Download |