vSphere

A vSphere dashboard based on Prometheus and Telegraf(vSphere input+Prometheu output).

vSphere screenshot 1
vSphere screenshot 2
vSphere screenshot 3
vSphere screenshot 4

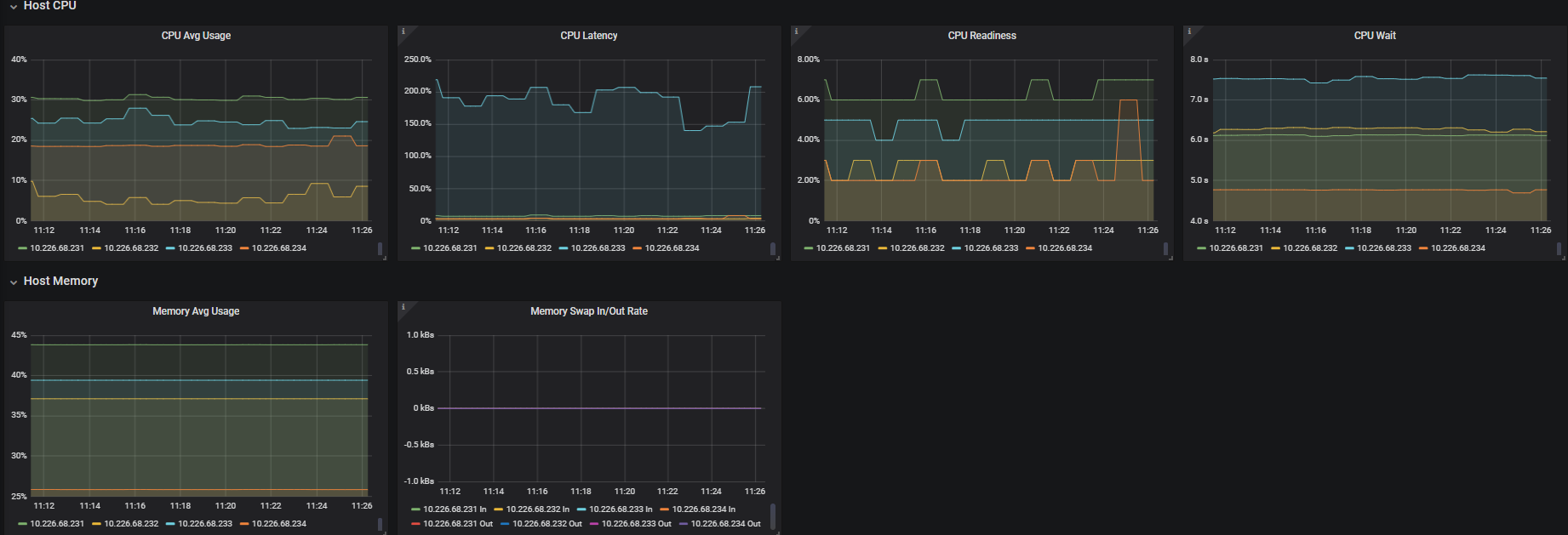
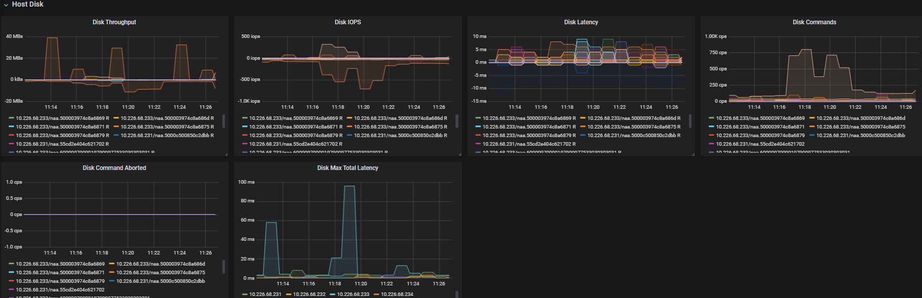
Collect metrics for below vSphere objects:

  • ESXi
  • VM
  • Datastore
Revisions
RevisionDescriptionCreated
VMware vSphere

VMware vSphere

by Grafana Labs
Grafana Labs solution

Easily monitor VMware vSphere, a virtualization platform that helps consolidate IT infrastructure, with Grafana Cloud's out-of-the-box monitoring solution.

Learn more

Get this dashboard

Import the dashboard template

or

Download JSON

Datasource
Dependencies