NCPA Metrics
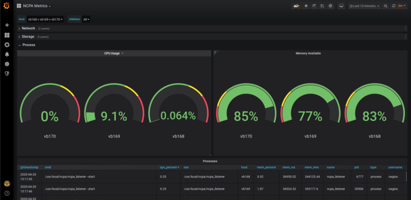
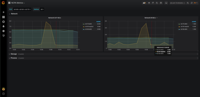
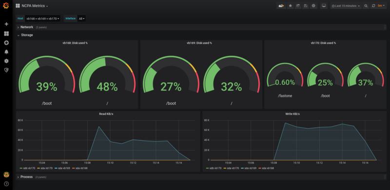
This dashboard shows a few metrics extracted from Nagios Cross-Platform Agent (ncpa) using a python script from https://github.com/juanjo-vlc/ncpa2es which uses Elasticsearch as a timeseries database.
Getting Started
- Copy ncpa2es.py and config.yml-dist from juanjo-vlc/ncpa2es to somewhere on a system capable of reaching ncpa_listener on your hosts and your ES cluster.
- Grab a copy check_ncpa.py and put it on the same place.
- Rename config.yml-dist to config.yml and tailor it to match your setup
- Rut ncpa2es.py at regular intervals, for instance, using cron.
Data source config
Collector config:
Upload an updated version of an exported dashboard.json file from Grafana
| Revision | Description | Created | |
|---|---|---|---|
| Download |
