Telemetry Streaming StatsD Dashboard for F5 BIG-IP
Dashboard for the F5 BIG-IP Telemetry Streaming, StatsD.
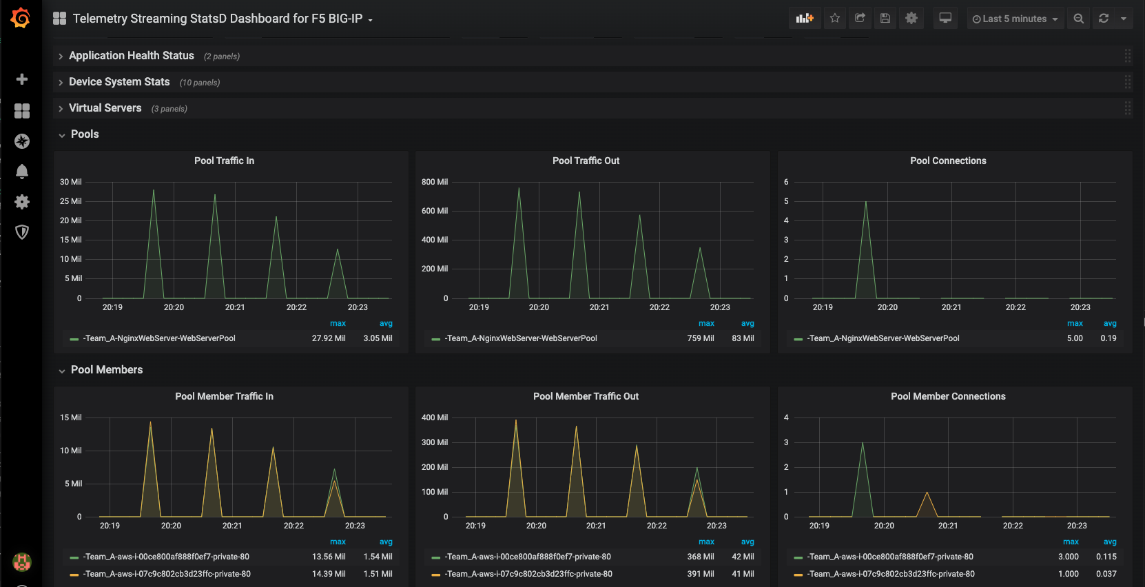
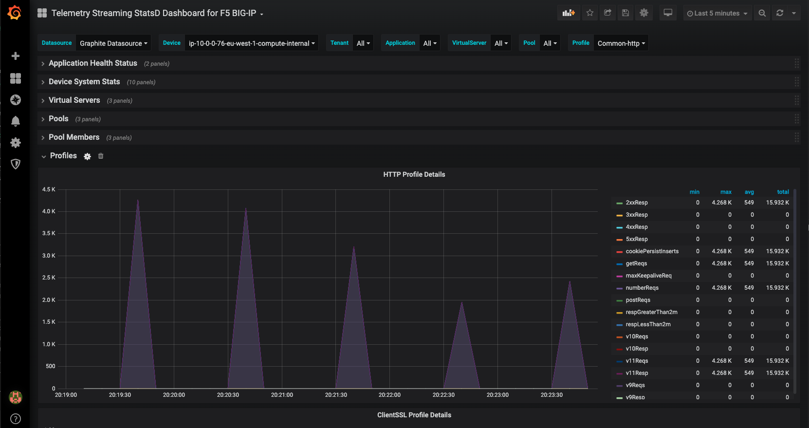
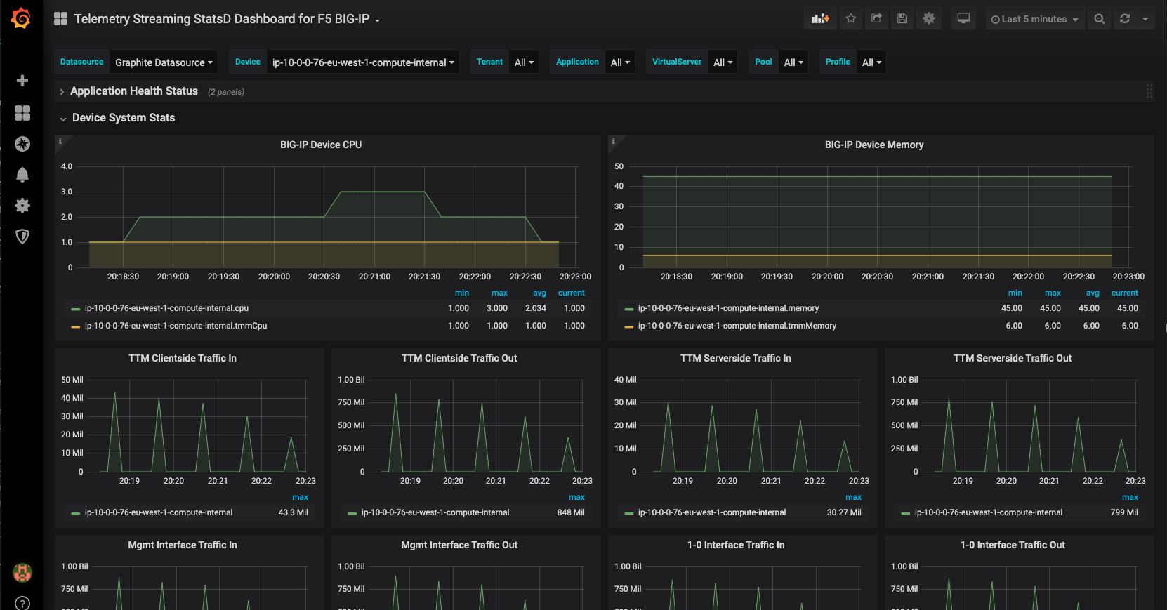
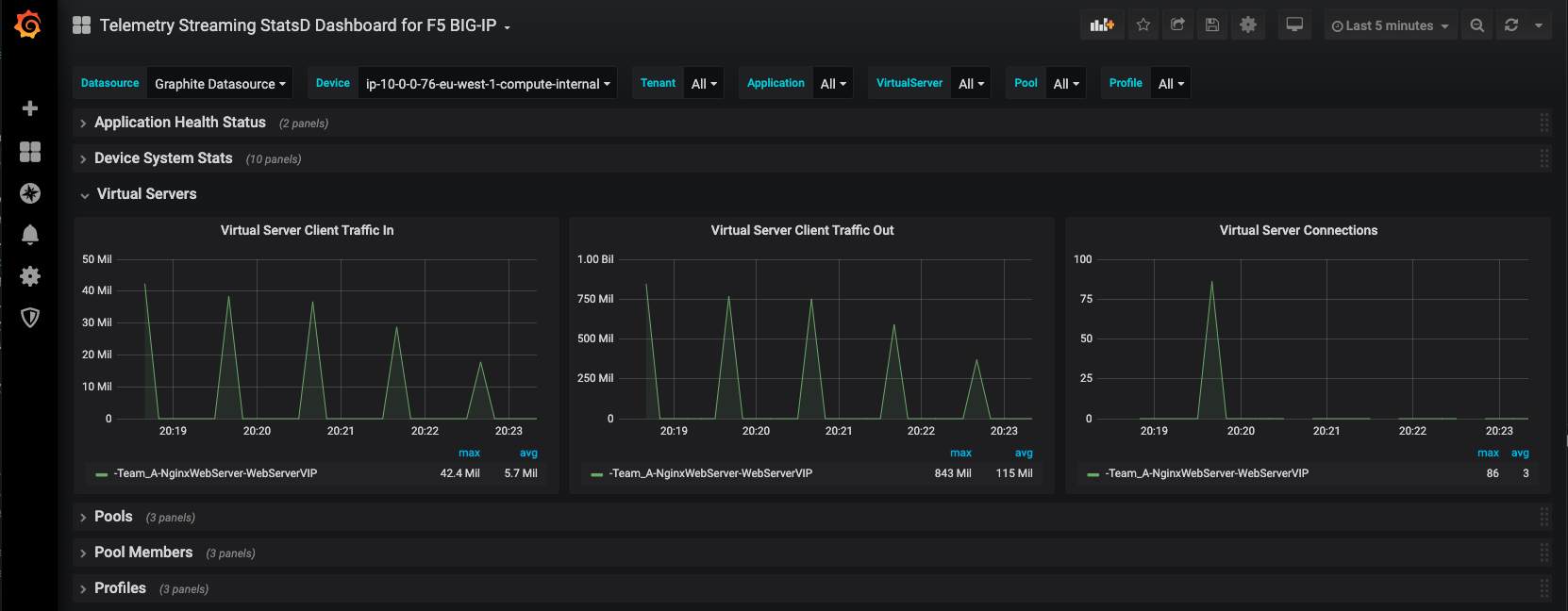
This is a sample dashboard showing the F5 BIG-IP StatsD exported metrics to Graphite, from the F5 Automation Toolchain, more in particular the Telemetry Streaming (TS) module.
For more information on the F5 A&O TS module:
- https://clouddocs.f5.com/products/extensions/f5-telemetry-streaming/latest
- https://github.com/F5Networks/f5-telemetry-streaming
More information on how to export StatsD metrics to Graphite
More information on how to quickly setup a Graphite/StatsD stack for testing this dashboard
Data source config
Collector config:
Upload an updated version of an exported dashboard.json file from Grafana
| Revision | Description | Created | |
|---|---|---|---|
| Download |
F5 BIG-IP
Easily monitor F5 BIG-IP, a multifaceted application delivery controller (ADC), with Grafana Cloud's out-of-the-box monitoring solution.
Learn more