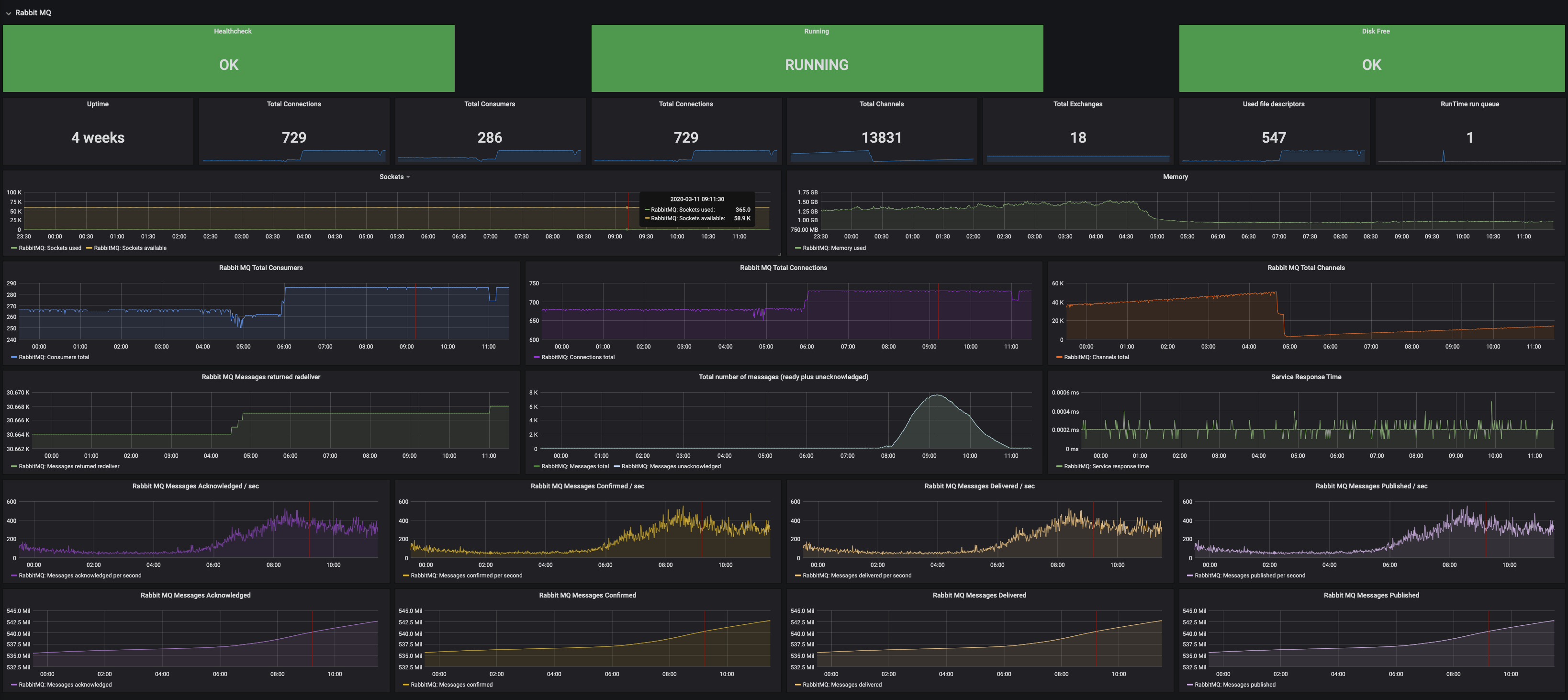
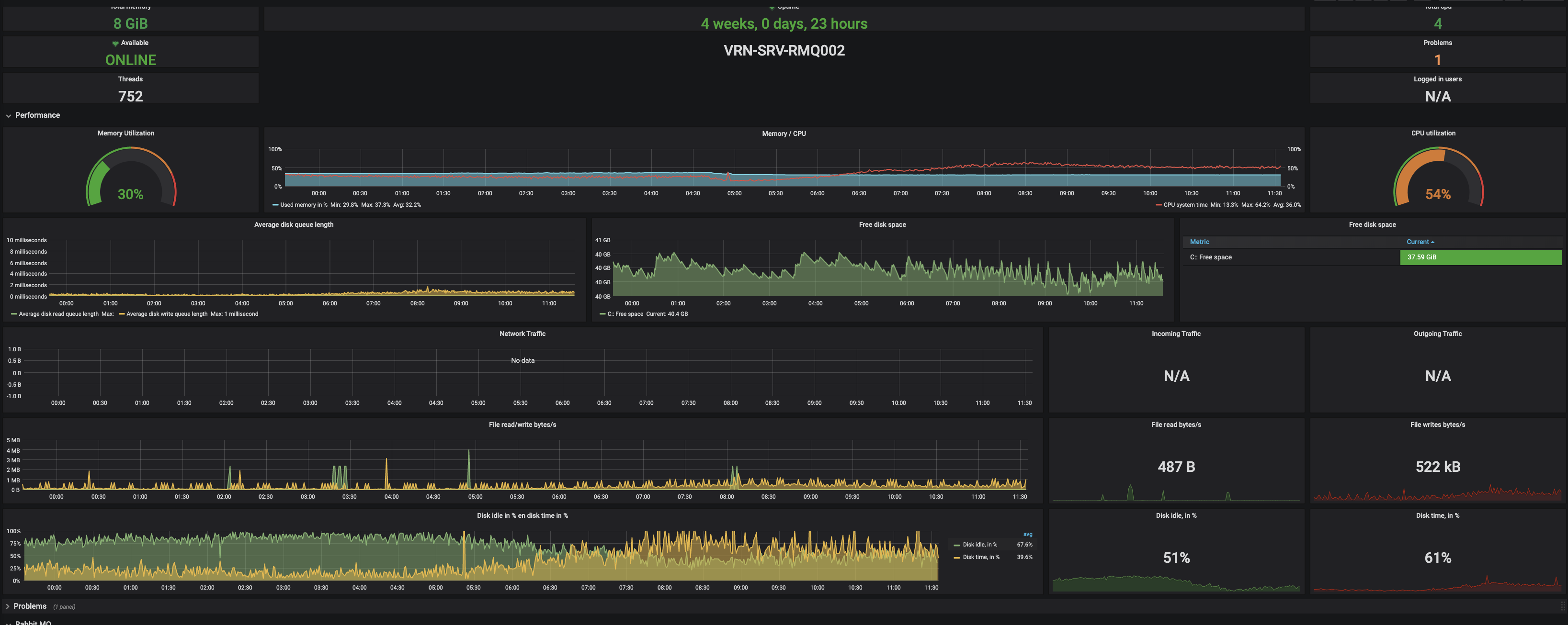
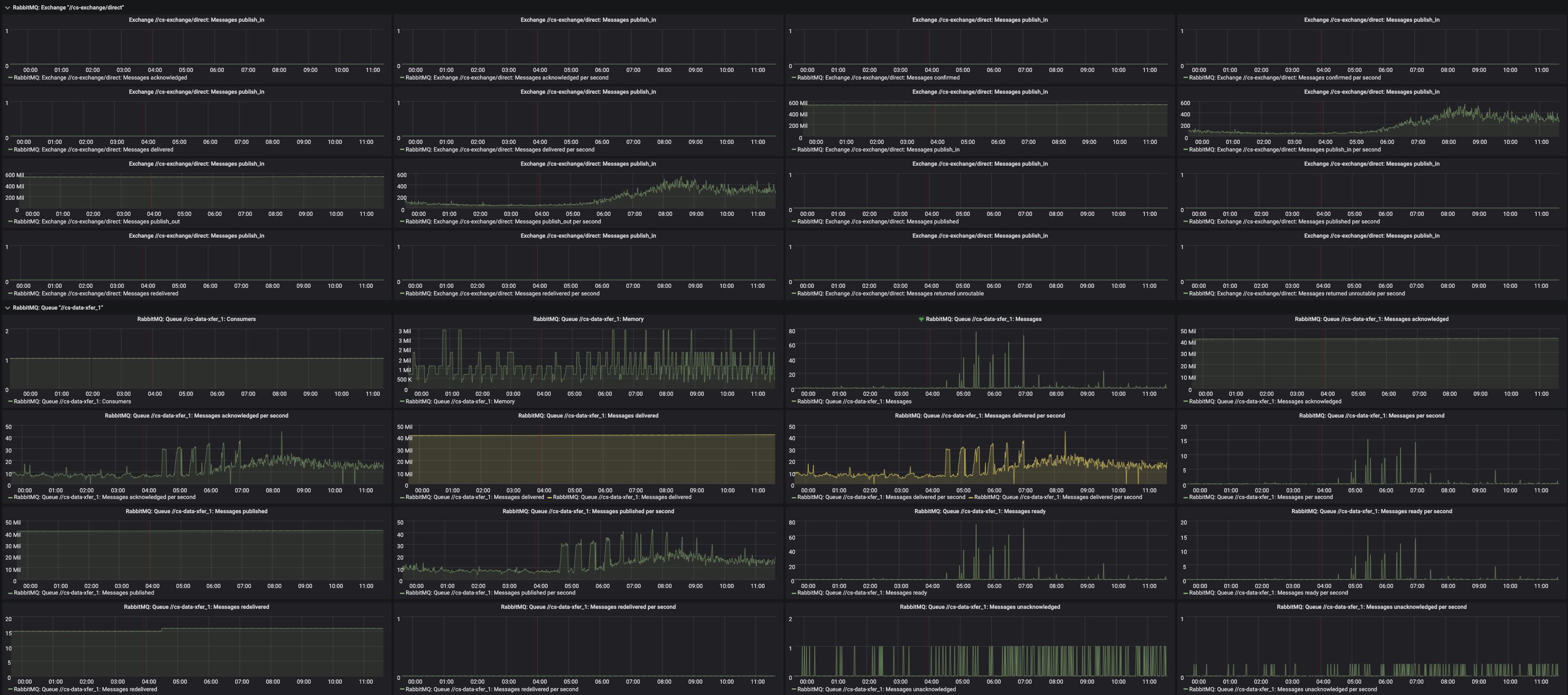
Rabbit MQ
This dashboard shows the statistics of a Rabbit MQ installation on a Windows OS monitored by Zabbix
Data source config
Collector config:
Upload an updated version of an exported dashboard.json file from Grafana
| Revision | Description | Created | |
|---|---|---|---|
| Download |
IBM MQ
Easily monitor your deployment of IBM MQ, a mesmsaging queue software, with Grafana Cloud's out-of-the-box monitoring solution.
Learn more