Metricbeat Kubernetes Platform Metrics
Kubernetes Cluster level metrics using Elasticsearch Metricbeat
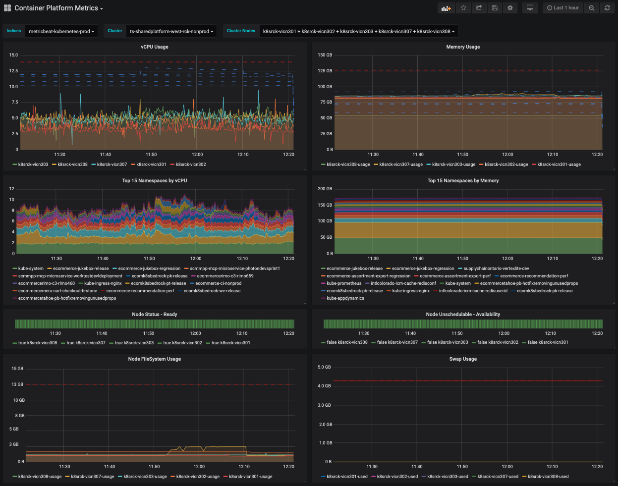
This dashboard shows kubernetes cluster & node level metrics & events scoped to a specific kubernetes cluster.
See also Kubernetes Namespace metrics: https://grafana.com/grafana/dashboards/11700
Data source config
Collector config:
Upload an updated version of an exported dashboard.json file from Grafana
| Revision | Description | Created | |
|---|---|---|---|
| Download |
Kubernetes
Monitor your Kubernetes deployment with prebuilt visualizations that allow you to drill down from a high-level cluster overview to pod-specific details in minutes.
Learn more