Beats
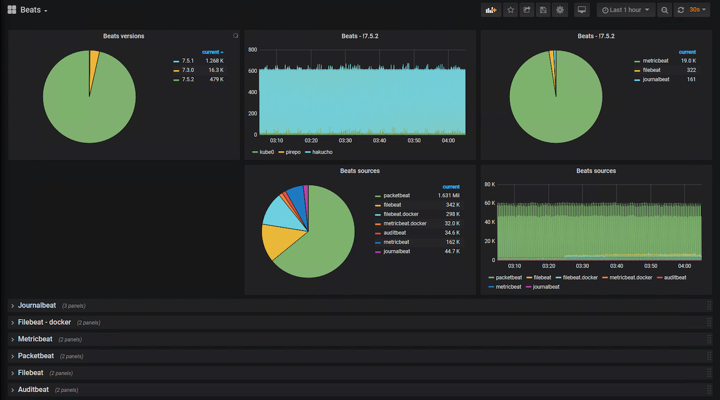
Status and versions of various elasticsearch beats inputs
Shows data rate and source of various elasticsearch beats inputs. Includes filters for ‘out of date’ versions.
Data source config
Collector config:
Upload an updated version of an exported dashboard.json file from Grafana
| Revision | Description | Created | |
|---|---|---|---|
| Download |
