Huawei Server iBMC Template Dashboard
Huawei Server iBMC Template Dashboard
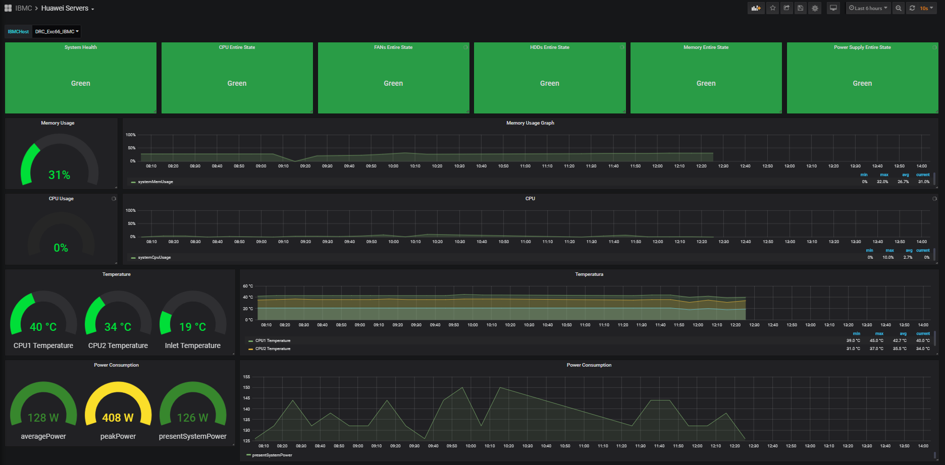
This dashboard is based on Huawei Server iBMC Template. Graphical Representation of Latest data collected via Huawei Server iBMC Template.
Data source config
Collector config:
Upload an updated version of an exported dashboard.json file from Grafana
| Revision | Description | Created | |
|---|---|---|---|
| Download |
