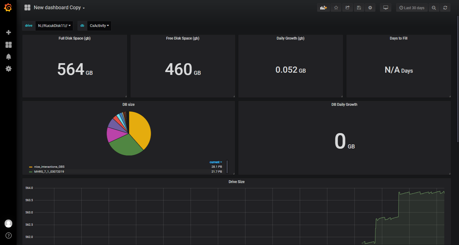
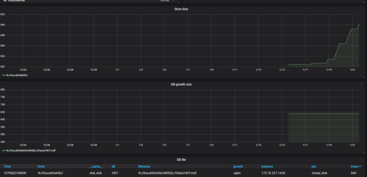
MSSQL Disk Report
Mssql Disk Report tool
Data source config
Collector type:
Collector plugins:
Collector config:
Revisions
Upload an updated version of an exported dashboard.json file from Grafana
| Revision | Description | Created | |
|---|---|---|---|
| Download |
Microsoft SQL Server
Easily monitor Microsoft SQL Server, the popular relational database, with Grafana Cloud's out-of-the-box monitoring solution.
Learn more